PHP-FPM
PHP-FPM monitoring dashboard
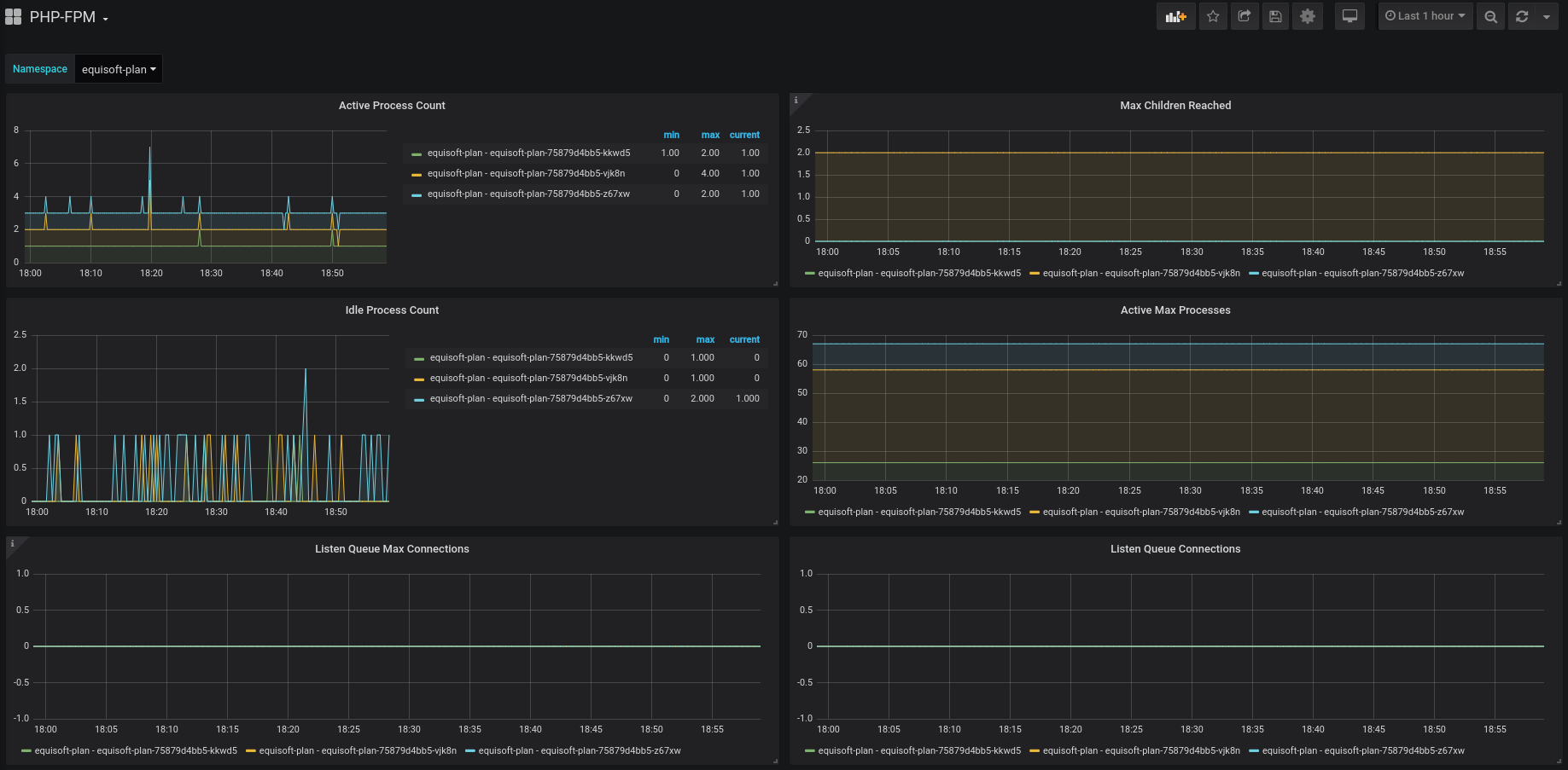
This dashboard is to be used with https://github.com/bakins/php-fpm-exporter and inside a Kubernetes cluster.
Data source config
Collector config:
Upload an updated version of an exported dashboard.json file from Grafana
| Revision | Description | Created | |
|---|---|---|---|
| Download |
