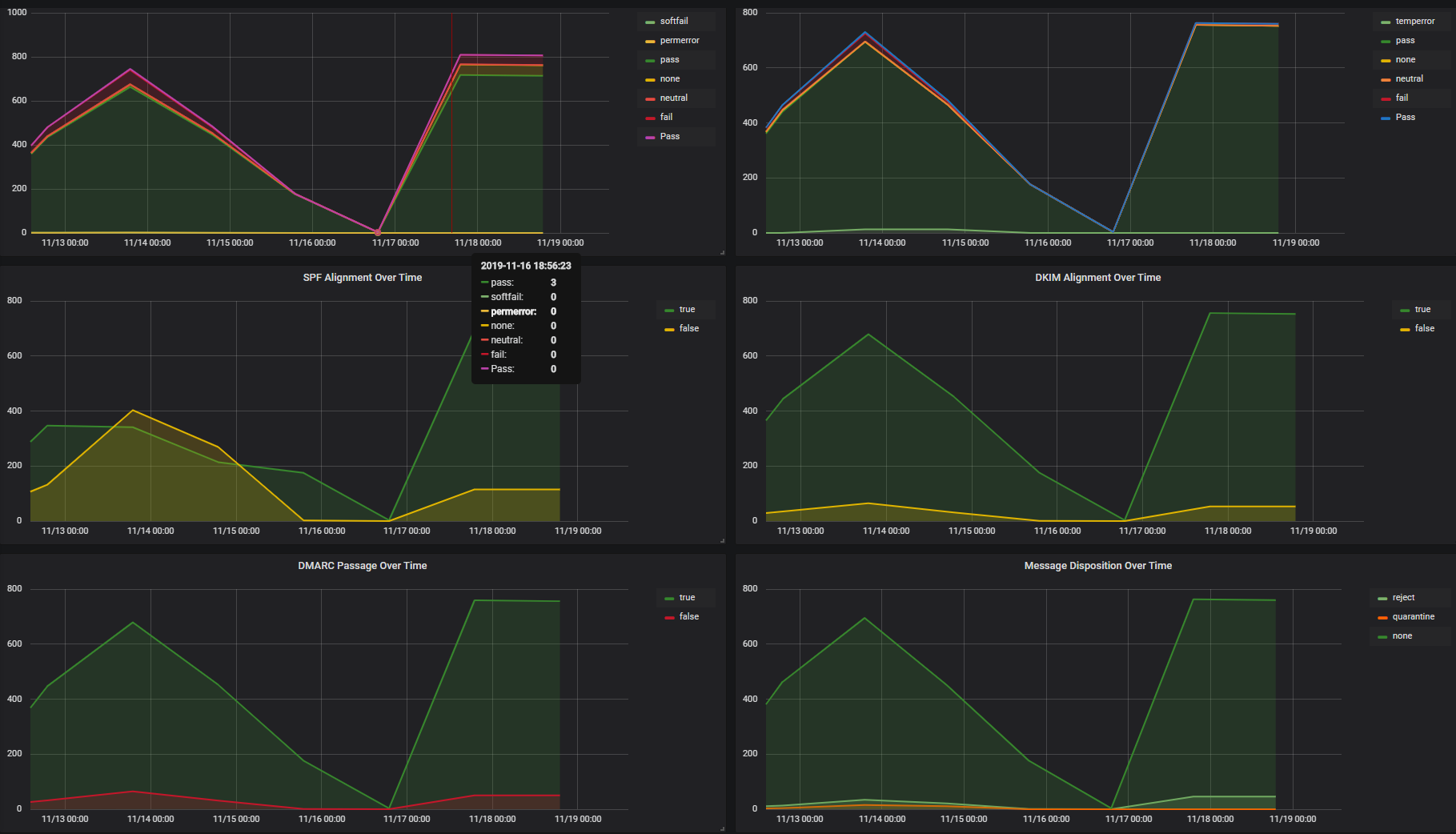
DMARC Reports
Dashboard for reviewing reports from ParseDMARC
DMARC Reports Dashboard
Dashboard to visualize data from ParseDMARC
Bugs, suggestions and feedback.
Bug reports, suggestions and feedback to GitHub please!
Datasource Setup
Two data sources to be updates, one for Aggregate reports and one for Forensic reports.
Aggregate data source setup
Forensic data source setup
Aggregate data is per-day, so dashboard is only helpful when looking back 24hr+.
Screenshots
Data source config
Collector config:
Upload an updated version of an exported dashboard.json file from Grafana
| Revision | Description | Created | |
|---|---|---|---|
| Download |
