Zabbix - Monitoring Linux servers v4.4.0
Zabbix agent use template Linux servers (Zabbix v4.4.0)
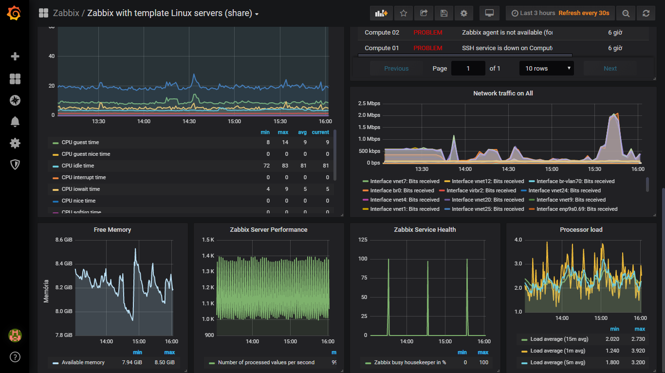
Overview Linux Server
Requires:
- Zabbix version 4.4.0
- Agent use Linux server template
- Using Active check and Passive check
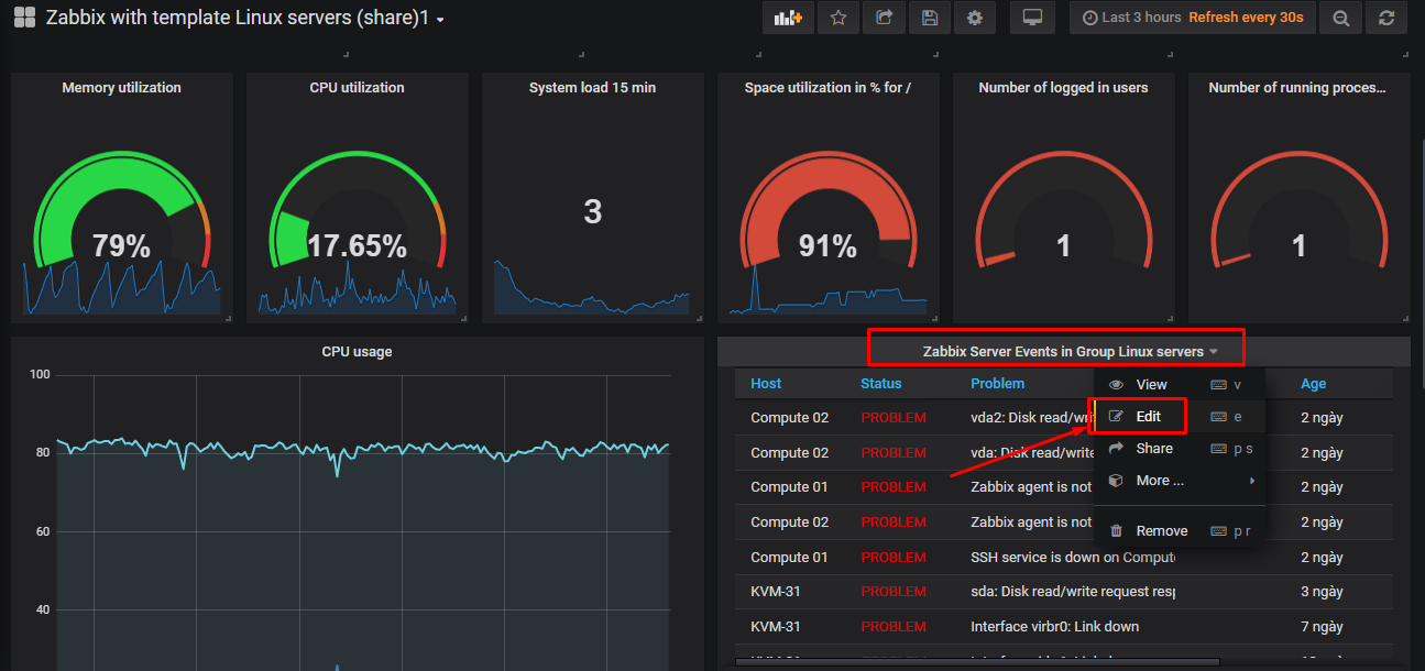
If “Zabbix Server Events in Group Linux servers” panel is error, you must click “Edit” on the panel and choose your data source name.
Data source config
Collector config:
Upload an updated version of an exported dashboard.json file from Grafana
| Revision | Description | Created | |
|---|---|---|---|
| Download |
Linux Server
Monitor Linux with Grafana. Easily monitor your Linux deployment with Grafana Cloud's out-of-the-box monitoring solution.
Learn more