OpenFaas
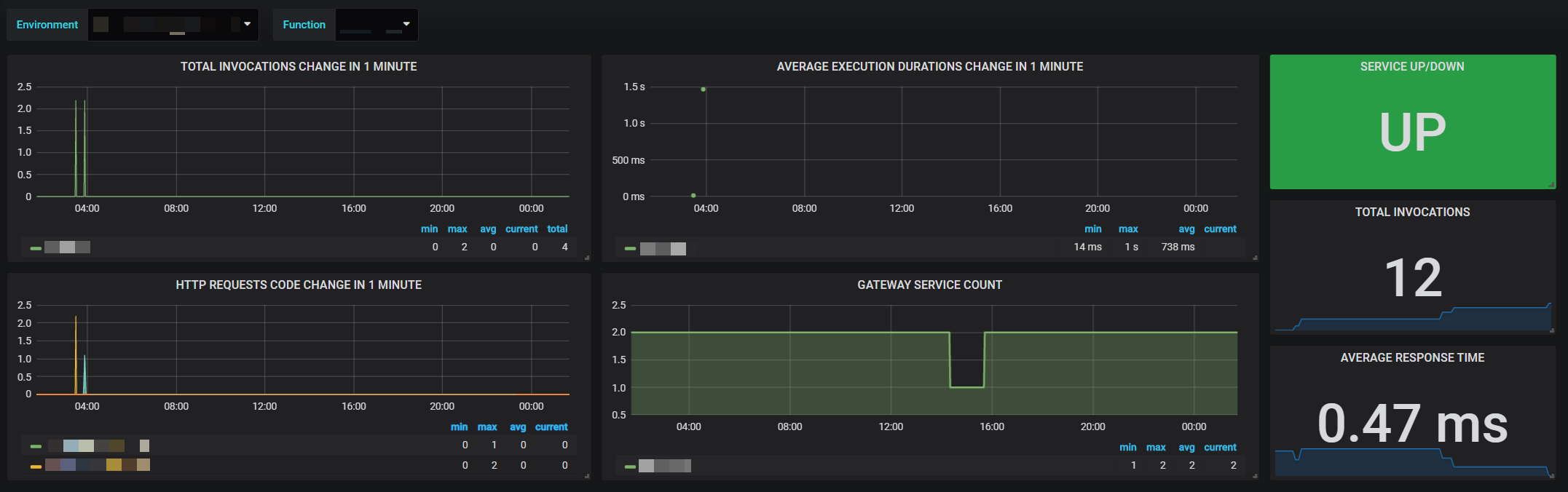
OpenFaaS dashboard
Advanced metrics dashboard support multiple environments with multiple data source from Prometheus, and multiple functions for OpenFaas.
Please configure variable: $env if you want to apply for multiple environments.
Data source config
Collector config:
Upload an updated version of an exported dashboard.json file from Grafana
| Revision | Description | Created | |
|---|---|---|---|
| Download |
