WordPress
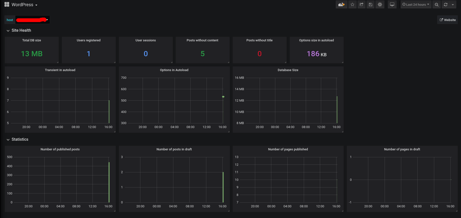
Shows some data about the WordPress database and status
Plugin: https://github.com/CodeAtCode/Prometheus-Metrics-in-WordPress
The documentation of the plugin includes everything :-)
Data source config
Collector config:
Upload an updated version of an exported dashboard.json file from Grafana
| Revision | Description | Created | |
|---|---|---|---|
| Download |
