Druid Connection Pool Dashboard

Alibaba Druid Connection Pool Monitoring via Promethus & SpringBoot Actuator & Micrometer

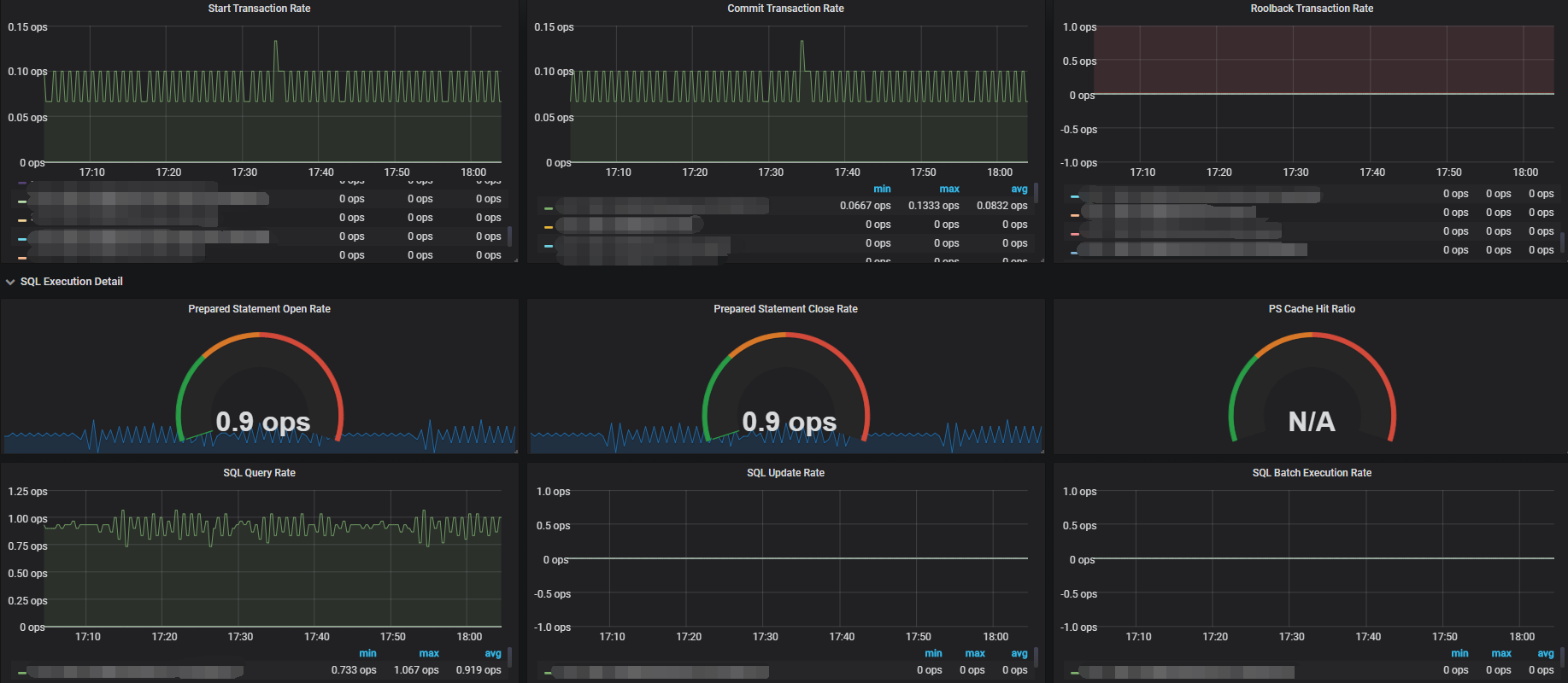
Druid Connection Pool Dashboard screenshot 1
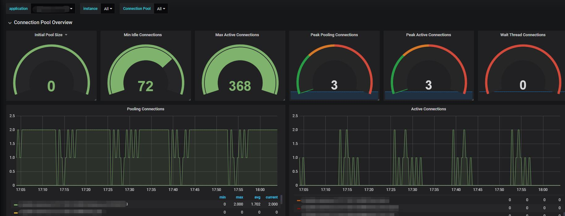
Druid Connection Pool Dashboard screenshot 2

Please register druid metrics data into Micrometer registry at first.

Dependencies and Configuration

compile "org.springframework.boot:spring-boot-starter-actuator:2.0.6.RELEASE"
compile 'io.micrometer:micrometer-registry-prometheus:1.0.6'
# yaml configuration:  include "*" or include "prometheus"
management:
  endpoints:
    web:
      exposure:
        include: "*"

Source Code for Integration

Download Link: http://filecdn.code2life.top/DruidMetrics.zip

/* This line may need be changed depend on spring or druid version */
DruidDataSource druidDataSource = dataSource.unwrap(DruidDataSource.class);

Please contact ywb569475269@gmail.com for any questions

Revisions
RevisionDescriptionCreated

Get this dashboard

Import the dashboard template

or

Download JSON

Datasource
Dependencies