Oracledb监控-性能与表空间
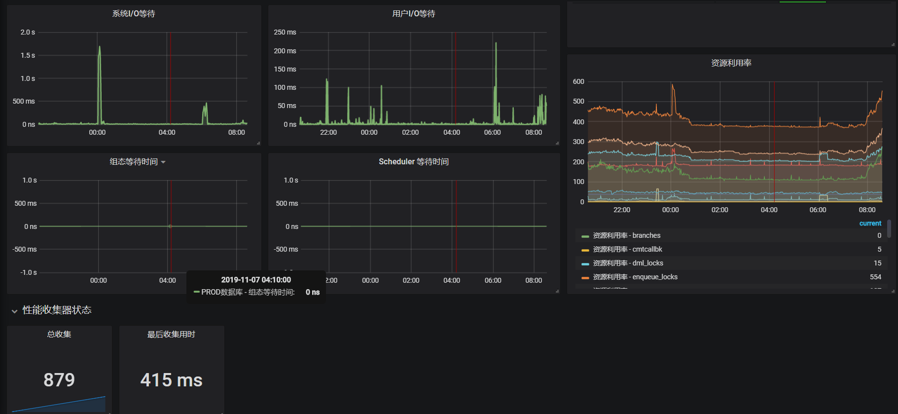
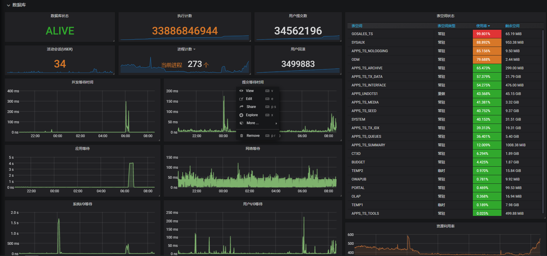
使用oracledb-exporter进行oracle数据库监控,相对其他dashboard增加了tablespace的监控,可拓展设置为表空间告警;
使用oracledb-exporter进行oracle数据库监控,相对其他dashboard增加了tablespace的监控,可拓展设置为表空间告警;
docker部署oracledb-exporter:
docker pull iamseth/oracledb_exporter
docker run -d –name oracledb_exporter
–restart=always -p 9161:9161 -e DATA_SOURCE_NAME=[db_user]/[db_passwd]@[db_ip]:[db_port]/[SID]
iamseth/oracledb_exporter
Data source config
Collector config:
Upload an updated version of an exported dashboard.json file from Grafana
| Revision | Description | Created | |
|---|---|---|---|
| Download |
