DataStax C# Driver example with App.Metrics
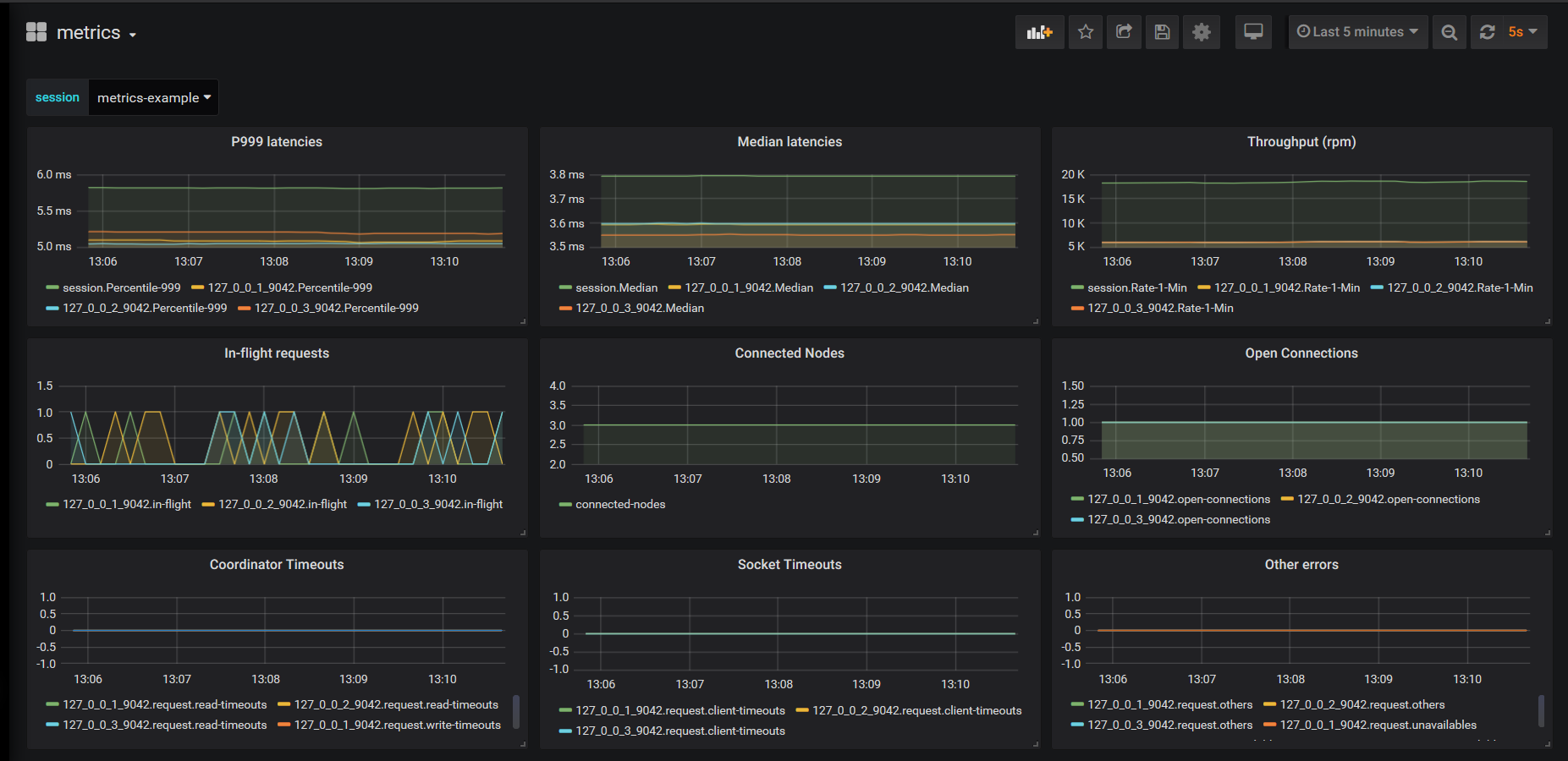
Small example dashboard that can be used with the DataStax C# Drivers with the App.Metrics extension.
This dashboard contains Timer metrics which are not enabled by default. The metric paths are the ones that App.Metrics use, for other metrics providers you need to change the queries.
See https://docs.datastax.com/en/developer/csharp-driver/3.12/features/metrics/#configuration for the OSS driver.
See https://docs.datastax.com/en/developer/csharp-driver-dse/2.9/features/metrics/#configuration for the DSE driver.
Data source config
Collector config:
Upload an updated version of an exported dashboard.json file from Grafana
| Revision | Description | Created | |
|---|---|---|---|
| Download |
