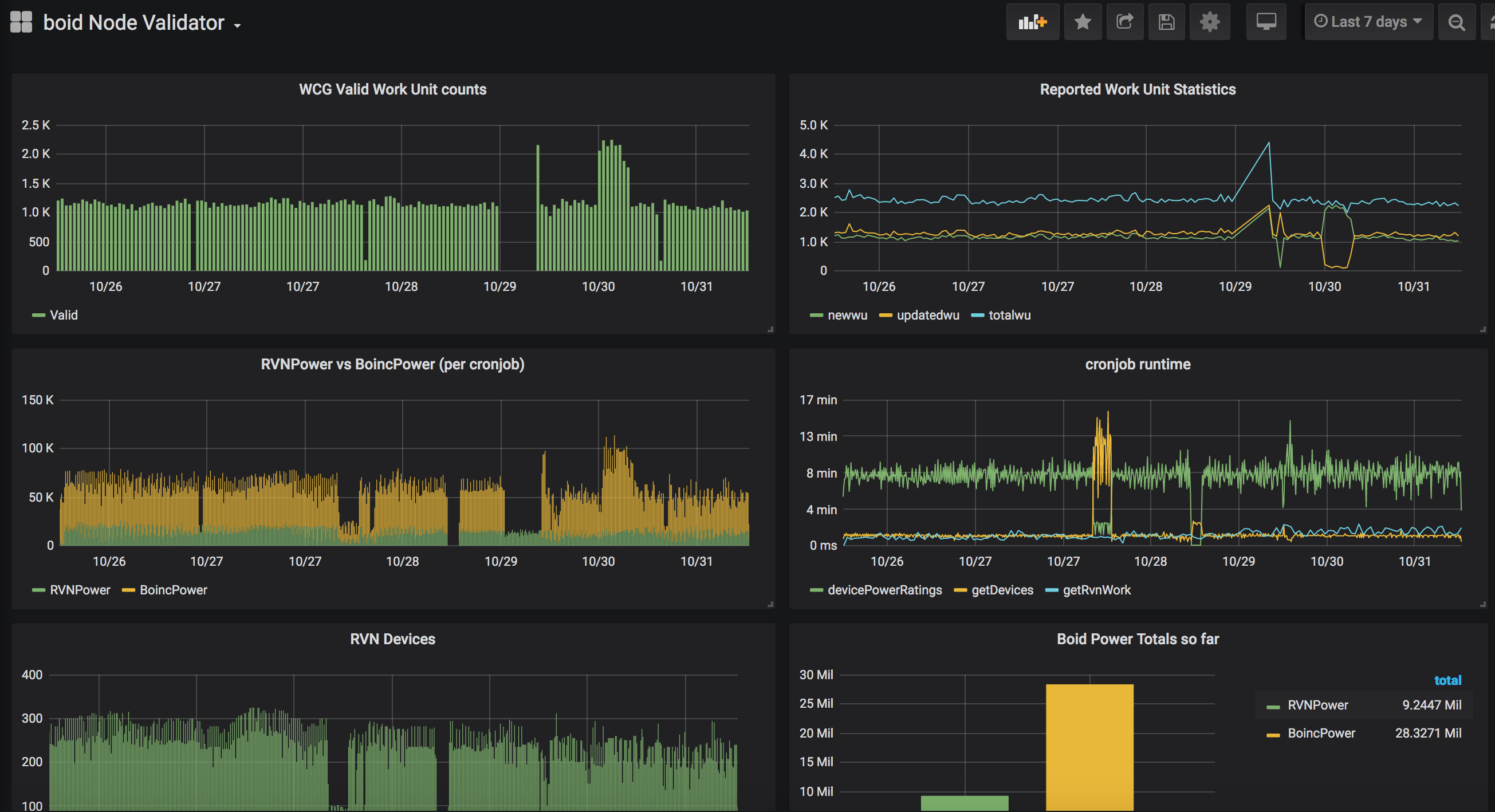
boid v1.0 Node Validator
This dashboard tracks metrics from the node validator via postgres DB
This dashboard was designed specifically for the the boid node validator, available from https://github.com/boid-com/boidValidator
Data source config
Collector config:
Upload an updated version of an exported dashboard.json file from Grafana
| Revision | Description | Created | |
|---|---|---|---|
| Download |
Linux Server
Monitor Linux with Grafana. Easily monitor your Linux deployment with Grafana Cloud's out-of-the-box monitoring solution.
Learn more