dsrvNet dashboard
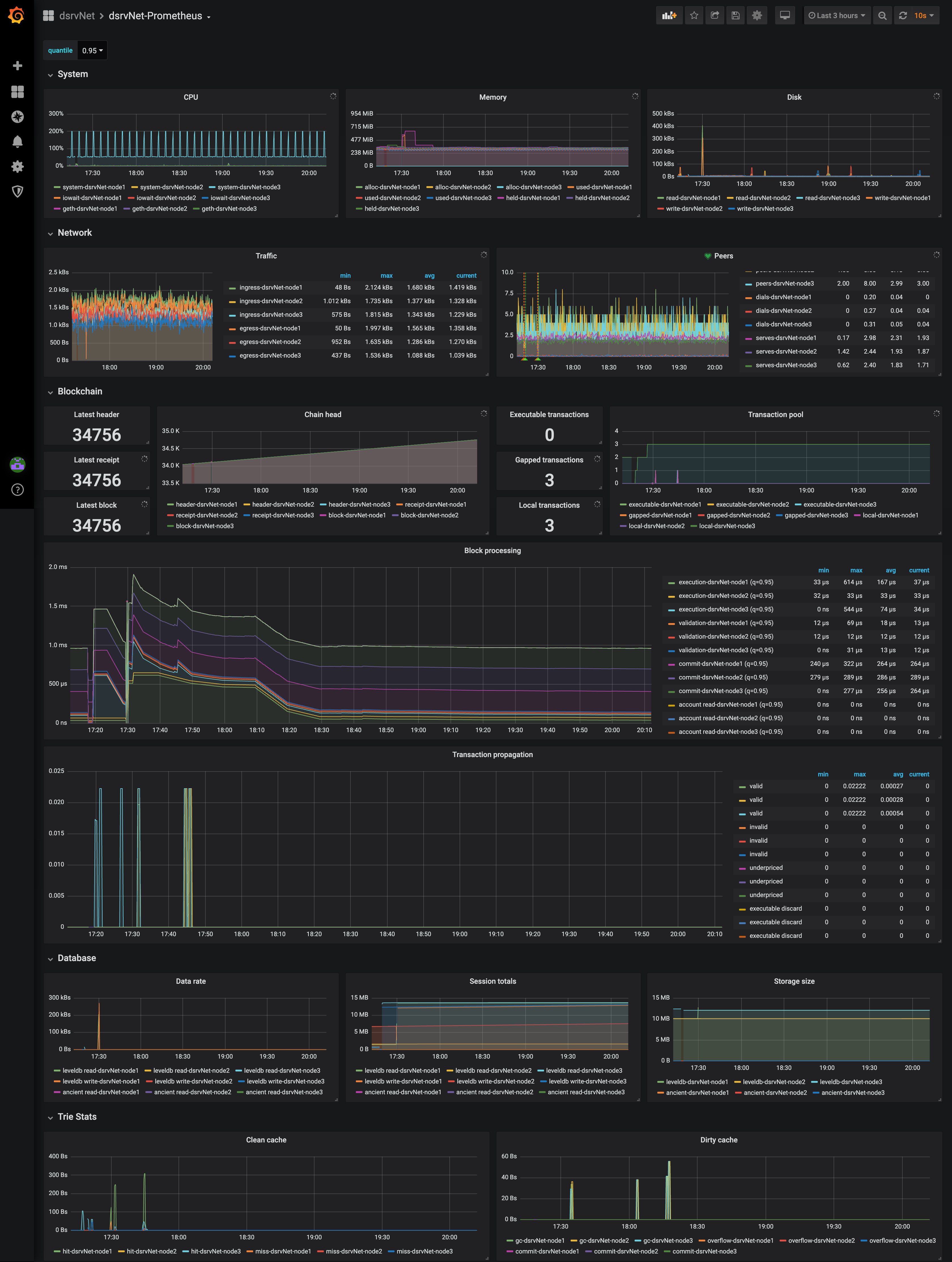
This is a dashboard for dsrvNet which is based on Ethereum Clique. Maintained by dsrv labs (https://dsrvlabs.com)
This is a dashboard for dsrvNet which is based on Ethereum Clique.
Maintained by dsrv labs (https://dsrvlabs.com)
Data source config
Collector config:
Upload an updated version of an exported dashboard.json file from Grafana
| Revision | Description | Created | |
|---|---|---|---|
| Download |
