Flink Dashboard

flink with prometheus

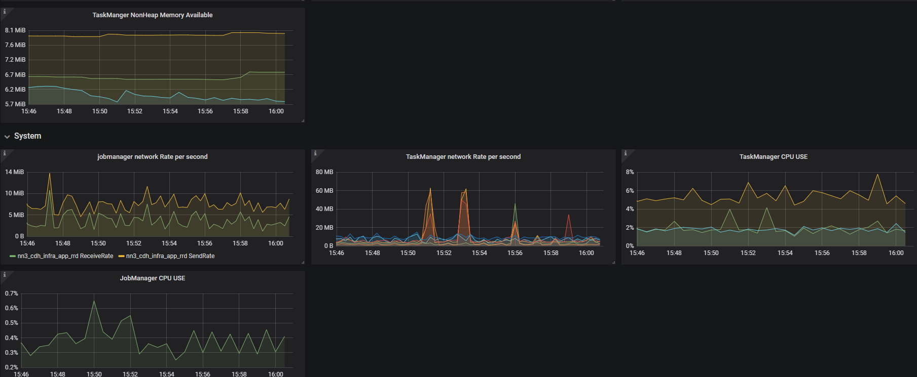
Flink Dashboard screenshot 1
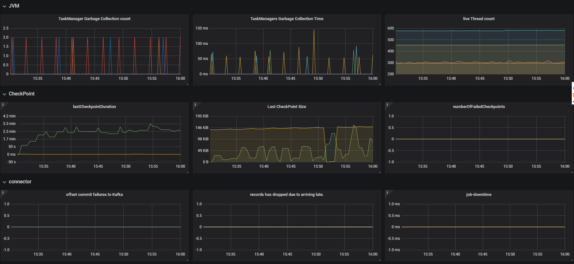
Flink Dashboard screenshot 2
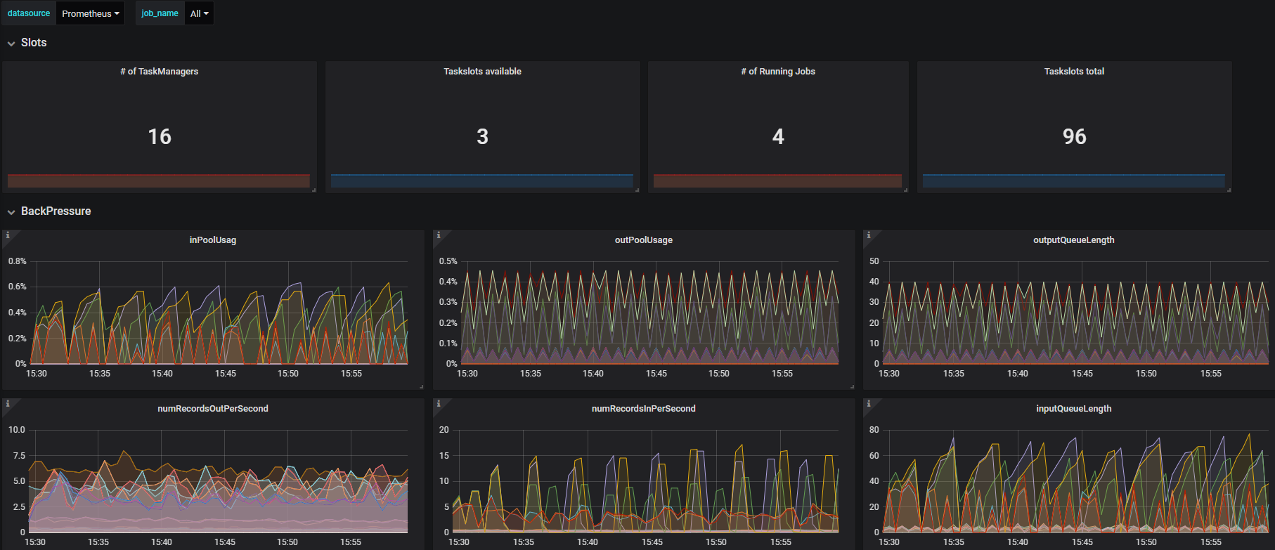
Flink Dashboard screenshot 3
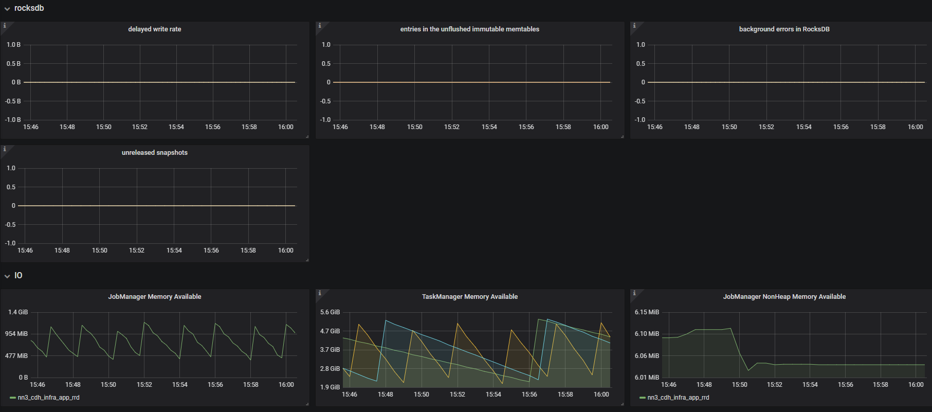
Flink Dashboard screenshot 4

#metrics setting metrics.reporter.prom.class: org.apache.flink.metrics.prometheus.PrometheusReporter metrics.reporter.prom.port: 9251 metrics.system-resource: true metrics.system-resource-probing-interval: 5000 metrics.latency.interval: 5000 state.backend.rocksdb.metrics.actual-delayed-write-rate: true state.backend.rocksdb.metrics.background-errors: true state.backend.rocksdb.metrics.num-deletes-imm-mem-tables: true state.backend.rocksdb.metrics.num-entries-imm-mem-tables: true state.backend.rocksdb.metrics.num-snapshots: true #rocksdb state.backend: rocksdb fs.hdfs.hadoopconf: /etc/hadoop/conf state.checkpoints.dir: hdfs://nameservice1/flink1.9-checkpoints state.savepoints.dir: hdfs://nameservice1/flink1.9-savepoints state.backend.incremental: true

Revisions
RevisionDescriptionCreated

Get this dashboard

Import the dashboard template

or

Download JSON

Datasource
Dependencies