Cosmos Dashboard

A Grafana dashboard compatible with all the cosmos-sdk and tendermint based blockchains.

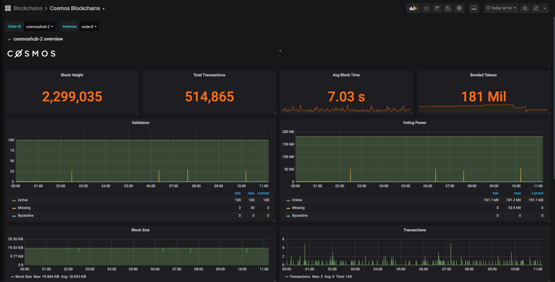
Cosmos Dashboard screenshot 1
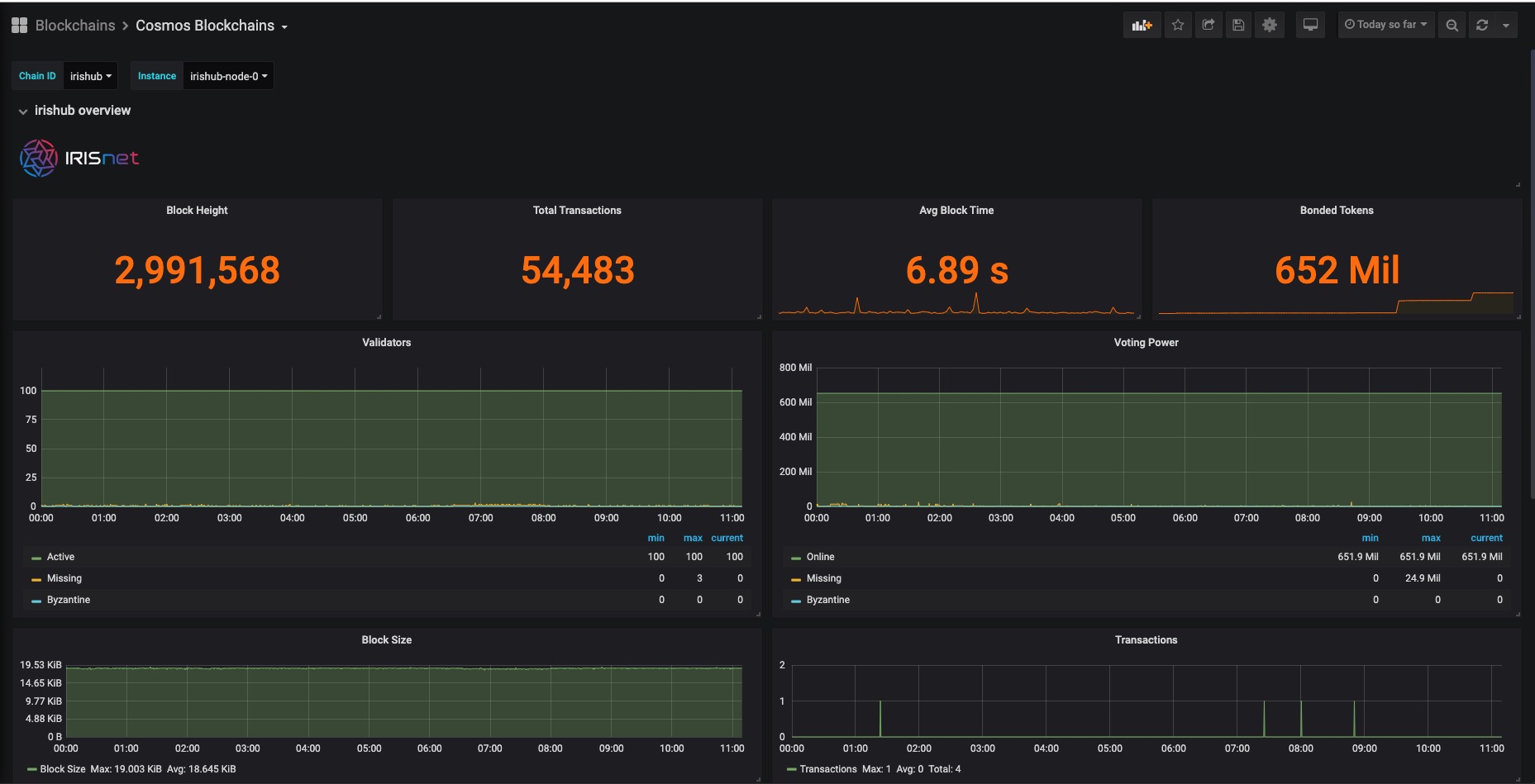
Cosmos Dashboard screenshot 2
Cosmos Dashboard screenshot 3
The Cosmos Dashboard dashboard uses the prometheus data source to create a Grafana dashboard with the gauge, graph, singlestat and text panels.
Revisions
RevisionDescriptionCreated
Azure Cosmos DB

Azure Cosmos DB

by Grafana Labs
Grafana Labs solution

With the Grafana plugin for Azure Cosmos DB, you can quickly visualize and query your Azure Cosmos DB data from within Grafana.

Learn more

Get this dashboard

Import the dashboard template

or

Download JSON

Datasource
Dependencies