Laravel Horizon
A Dashboard for the Laravel Horizon Prometheus Exporter
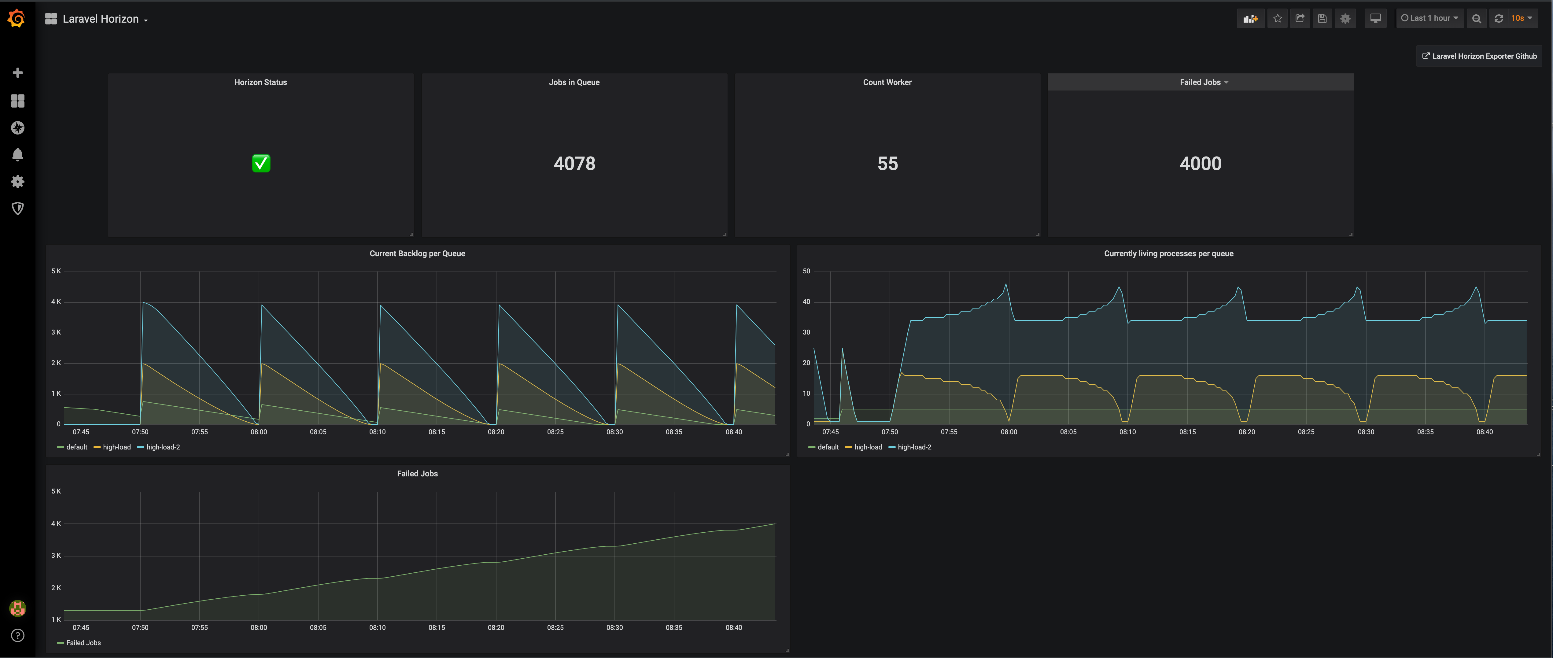
Laravel Horizon Prometheus Exporter Dashboard
This is the dashboard for https://github.com/lkaemmerling/laravel-horizon-prometheus-exporter
Data source config
Collector config:
Upload an updated version of an exported dashboard.json file from Grafana
| Revision | Description | Created | |
|---|---|---|---|
| Download |
