StatPing
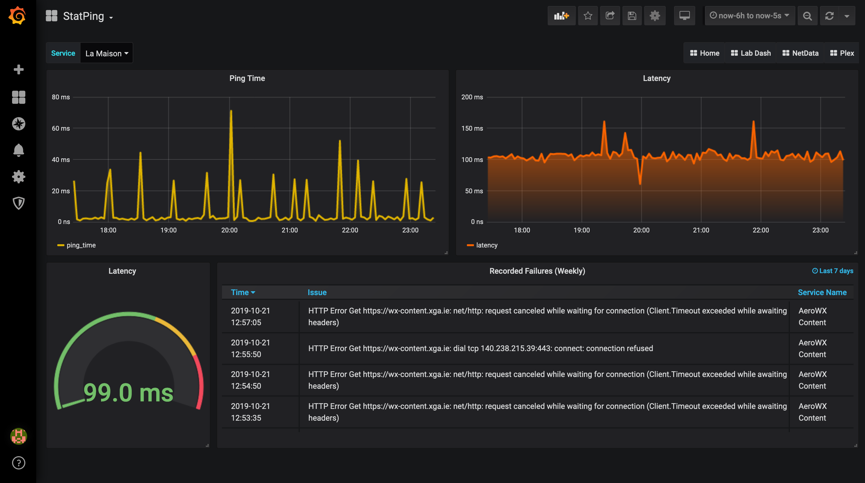
Dashboard for StatPing - www.statping.com Dashboard will allow you to choose from the different services installed on StatPing and will display graph of Ping & Latency. Will also show failures directly from StatPing database.
Setup of MySQL Database used by StatPing is required, everything else should work automatically! No need to install anything extra collectors > the all requirements should be met if you have Grafana, StatPing & MySQL!
Data source config
Collector config:
Upload an updated version of an exported dashboard.json file from Grafana
| Revision | Description | Created | |
|---|---|---|---|
| Download |
