K8s CNI Metrics
Prometheus scrapes the ENI and IP information and aggregates it on the cluster level. Also, it requires annotations to be added to aws-node daemon set.
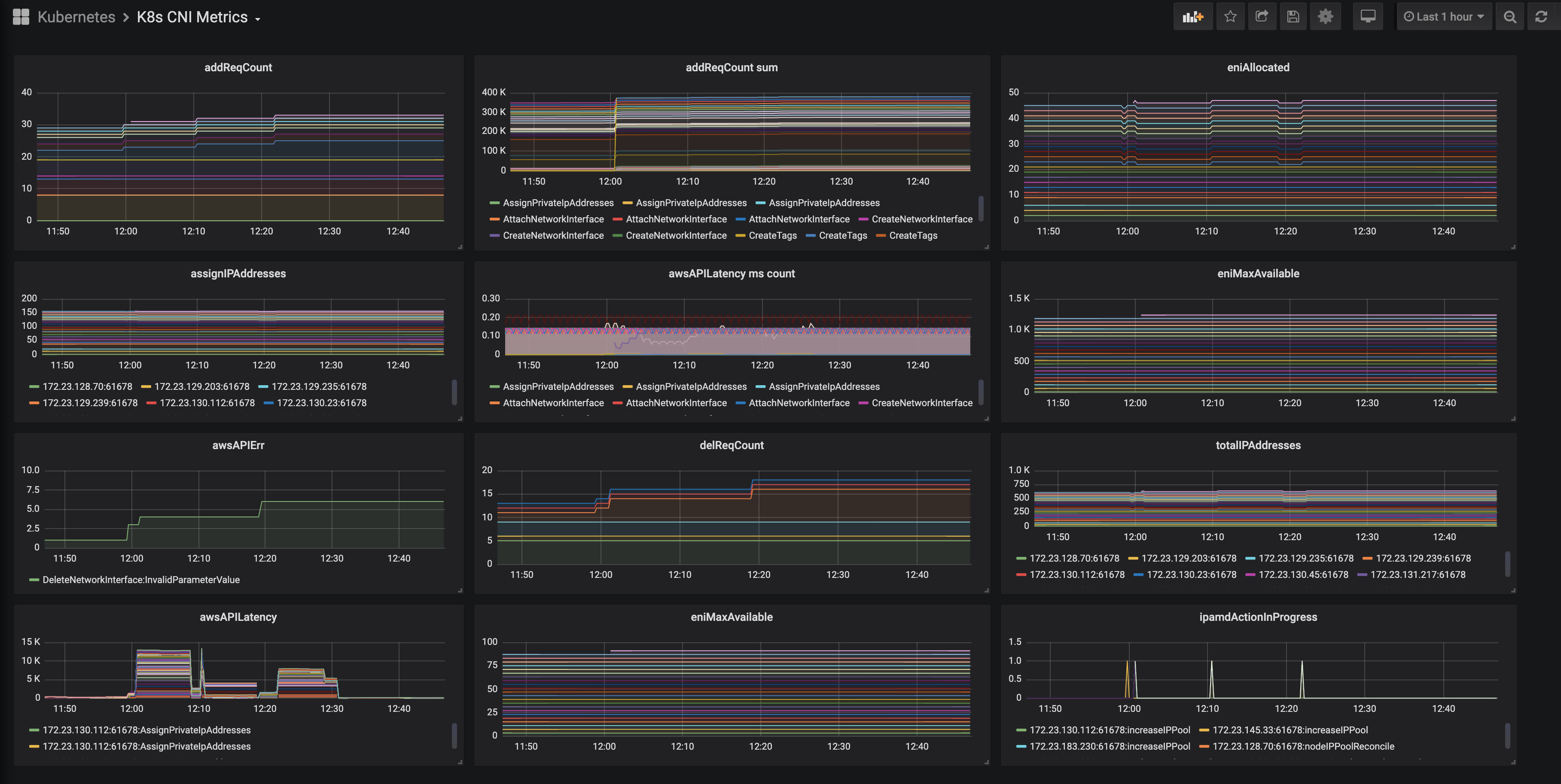
AWS VPC CNI K8s exposes the ENI and IP information; Prometheus scrapes it, and aggregates it on a cluster level.
By default ipamd will publish prometheus metrics on :61678/metrics.
Also, it requires annotations to be added to aws-node daemon set.
Data source config
Collector config:
Upload an updated version of an exported dashboard.json file from Grafana
| Revision | Description | Created | |
|---|---|---|---|
| Download |
Kubernetes
Monitor your Kubernetes deployment with prebuilt visualizations that allow you to drill down from a high-level cluster overview to pod-specific details in minutes.
Learn more