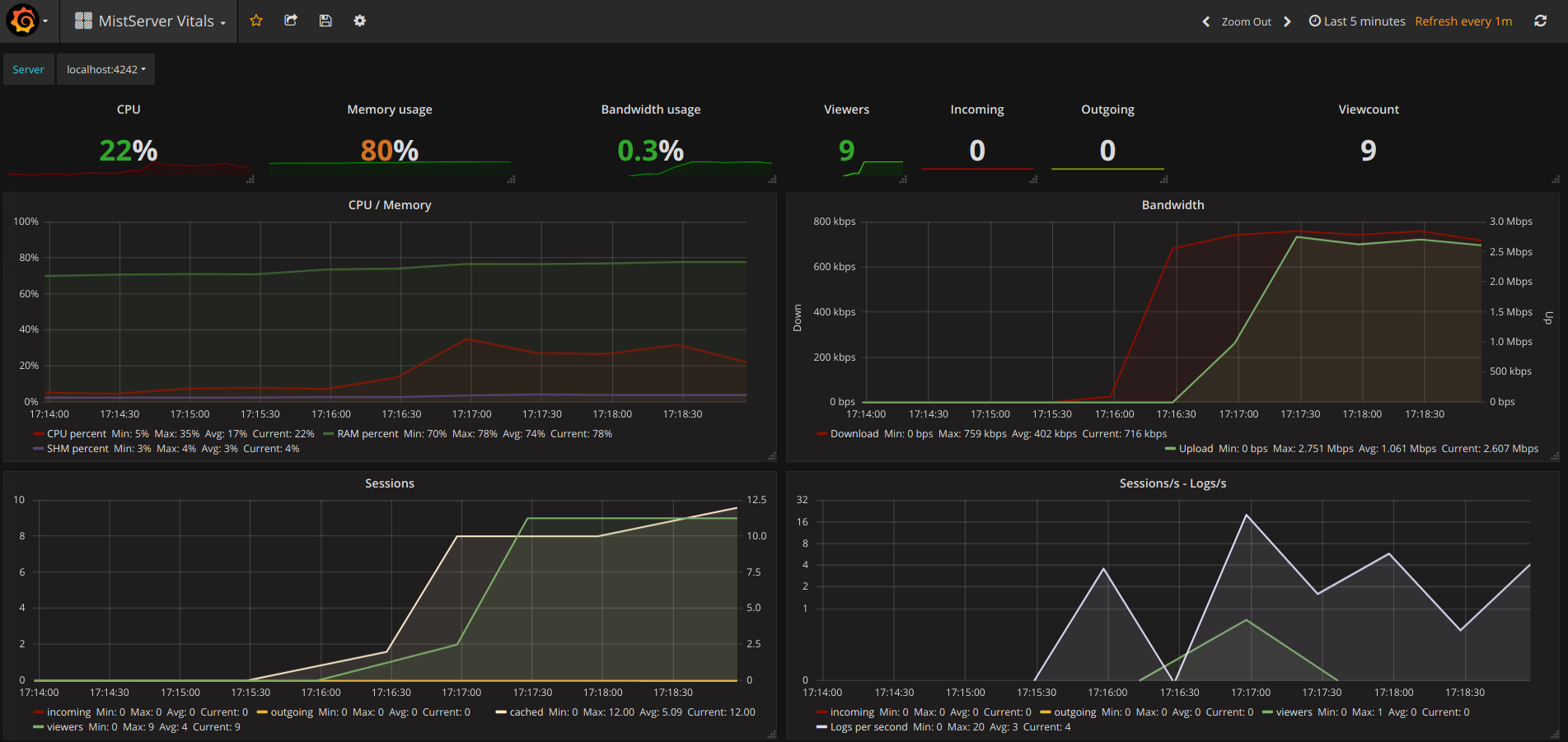
MistServer Vitals
This dashboard provides you with the most critical server stats for MistServer installs. Supports multiple servers through a dropdown at the top.
As mentioned on the MistServer developer blog, where setup instructions can also be found.
Data source config
Collector config:
Upload an updated version of an exported dashboard.json file from Grafana
| Revision | Description | Created | |
|---|---|---|---|
| Download |
