Mikrotik Exporter
Mikrotik RouterOS metrics
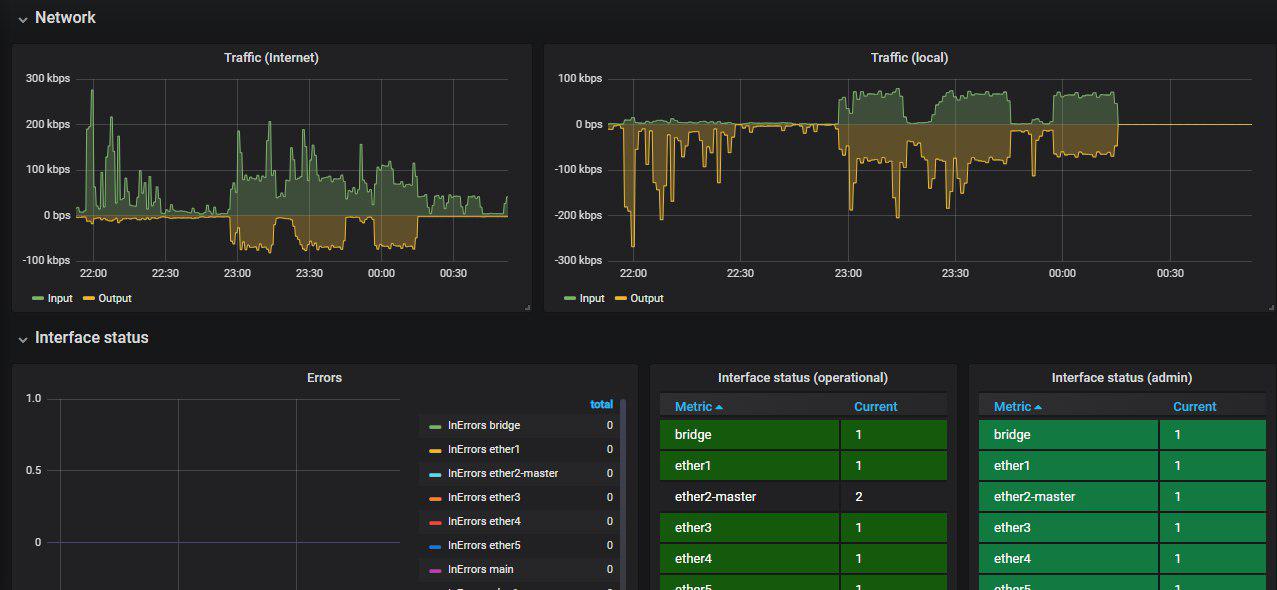
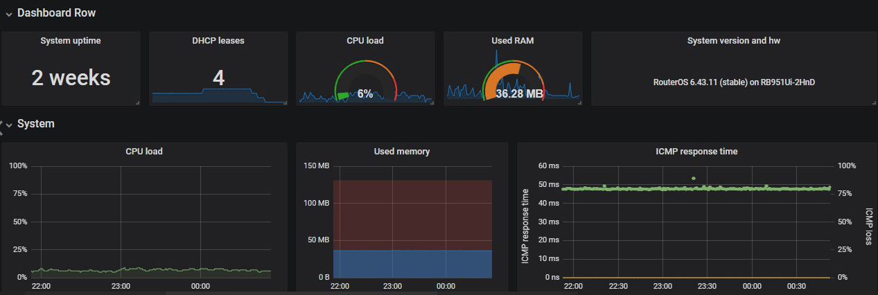
Mikrotik RouterOS metrics from Prometheus collected with mikrotik_exporter.
Templates from play.grafana-zabbix.org
Example of usage are available on GitHub
Data source config
Collector config:
Upload an updated version of an exported dashboard.json file from Grafana
| Revision | Description | Created | |
|---|---|---|---|
| Download |
