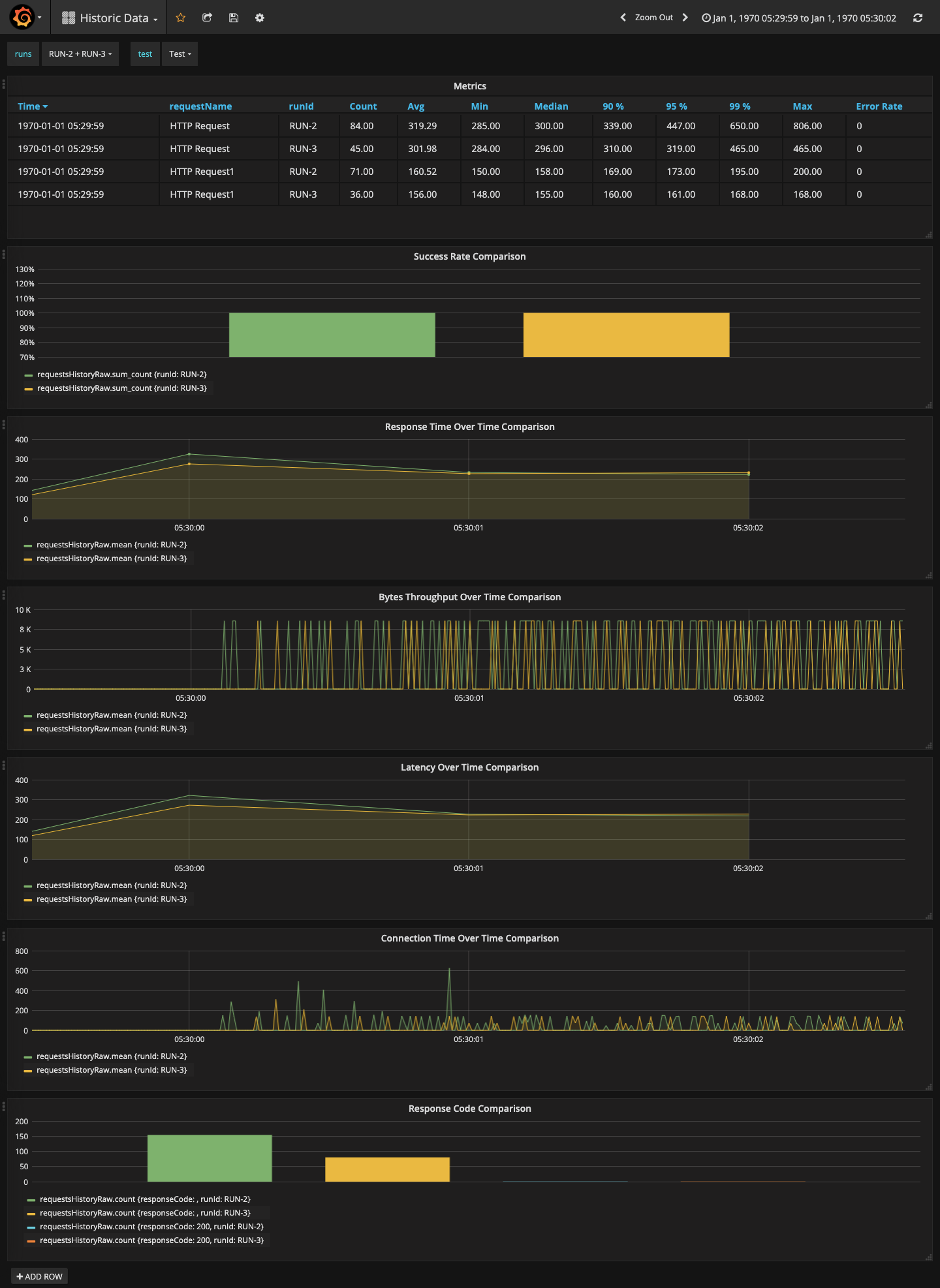
JMeter-Dashboard-HistoricData
Displays load test data on-the-fly. The dashboard displays historic Jmeter runs comparison. For more information refer : https://sfakrudeen78.github.io/JMeter-InfluxDB-Writer/
Displays load test data on-the-fly. The dashboard displays response time. For more information refer : https://sfakrudeen78.github.io/JMeter-InfluxDB-Writer/ Use this dashboard along with https://grafana.com/grafana/dashboards/10931 and https://grafana.com/grafana/dashboards/10932 dashboard.
Data source config
Collector config:
Upload an updated version of an exported dashboard.json file from Grafana
| Revision | Description | Created | |
|---|---|---|---|
| Download |
