K8S Control Plane
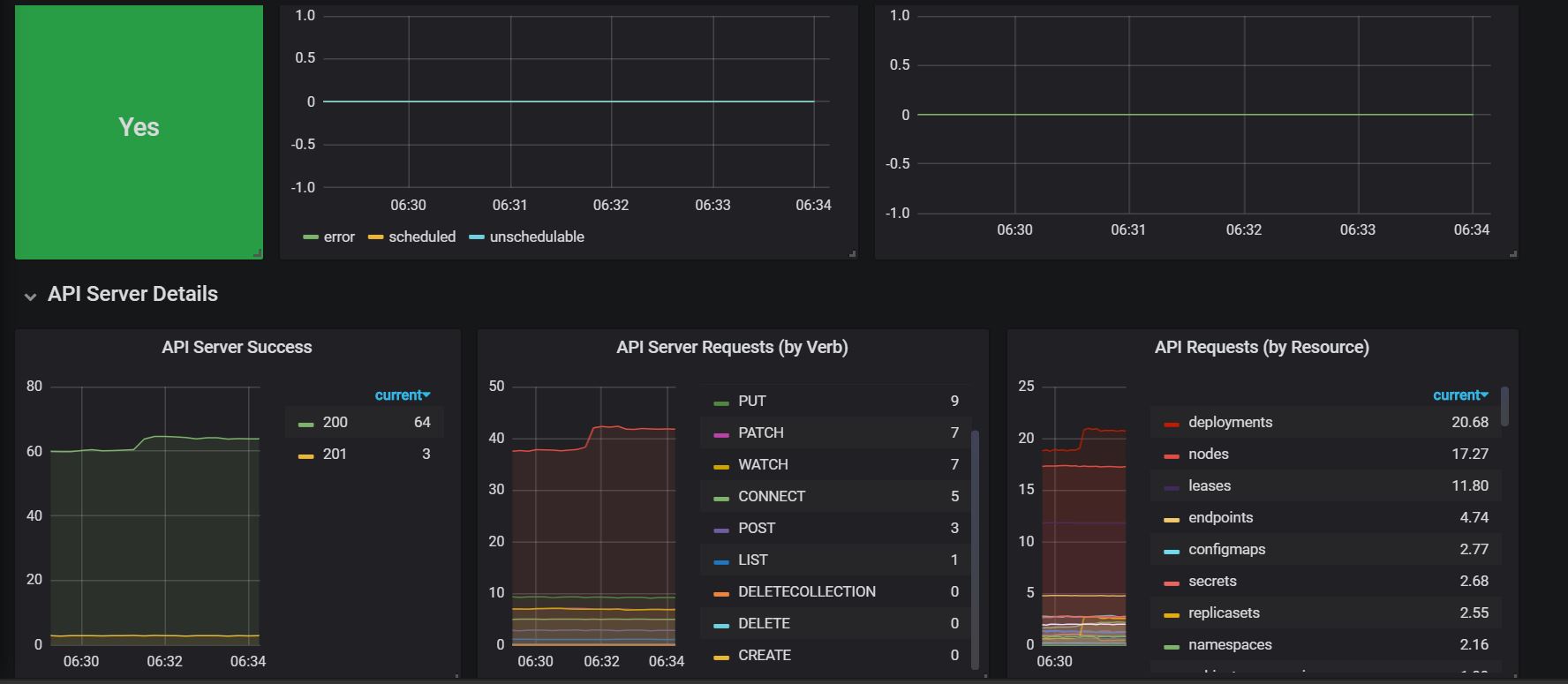
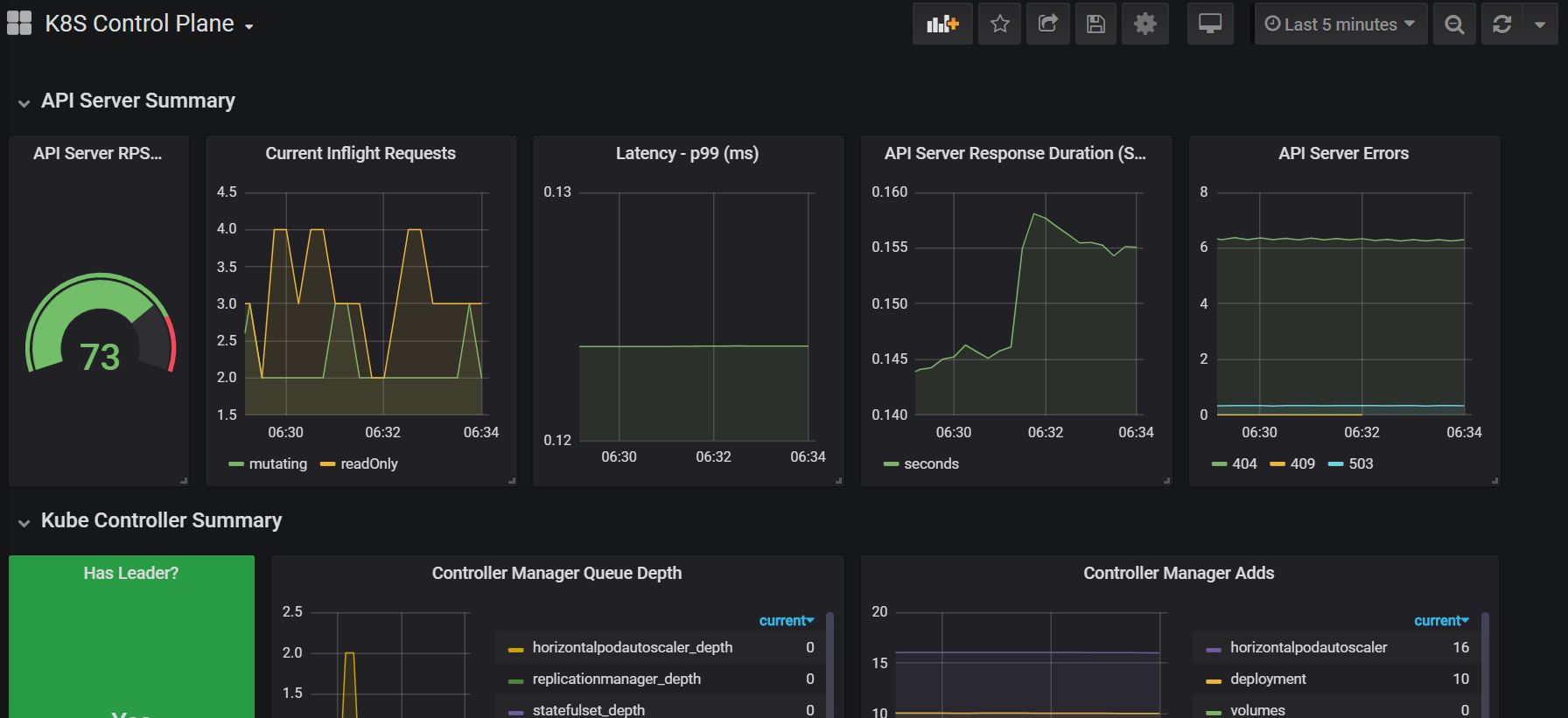
Metrics for API Server, Controller and Scheduler.
Based on this very helpful blog
It contains below
- Enable API Server Prometheus scraping
- Assuming your prometheus scrapes based on service annotations, create services for Scheduler and Controller as outlined below
Promethus Configuration for API Server
- job_name: kubernetes-apiservers
scrape_interval: 10s
scrape_timeout: 10s
metrics_path: /metrics
scheme: https
kubernetes_sd_configs:
- api_server: null
role: endpoints
namespaces:
names: []
bearer_token_file: /var/run/secrets/kubernetes.io/serviceaccount/token
tls_config:
ca_file: /var/run/secrets/kubernetes.io/serviceaccount/ca.crt
insecure_skip_verify: true
relabel_configs:
- source_labels: [__meta_kubernetes_namespace, __meta_kubernetes_service_name, __meta_kubernetes_endpoint_port_name]
separator: ;
regex: default;kubernetes;https
replacement: $1
action: keep
Service for kube-scheduler
apiVersion: v1
kind: Service
metadata:
annotations:
prometheus.io/scrape: "true"
prometheus.io/scrape_port: "10251"
namespace: kube-system
name: kube-scheduler-prometheus-discovery
labels:
component: kube-scheduler
spec:
selector:
component: kube-scheduler
type: ClusterIP
clusterIP: None
ports:
- name: http-metrics
port: 10251
targetPort: 10251
protocol: TCP
Service for kube-controller
apiVersion: v1
kind: Service
metadata:
annotations:
prometheus.io/scrape: "true"
prometheus.io/scrape_port: "10252"
namespace: kube-system
name: kube-controller-manager-prometheus-discovery
labels:
component: kube-controller-manager
spec:
selector:
component: kube-controller-manager
type: ClusterIP
clusterIP: None
ports:
- name: http-metrics
port: 10252
targetPort: 10252
protocol: TCP
Data source config
Collector config:
Upload an updated version of an exported dashboard.json file from Grafana
| Revision | Description | Created | |
|---|---|---|---|
| Download |
Kubernetes
Monitor your Kubernetes deployment with prebuilt visualizations that allow you to drill down from a high-level cluster overview to pod-specific details in minutes.
Learn more