Traefik2
Dashboard for Traefik2/Prometheus, based upon the one by ichasco. Updated for Traefik2 metric names.
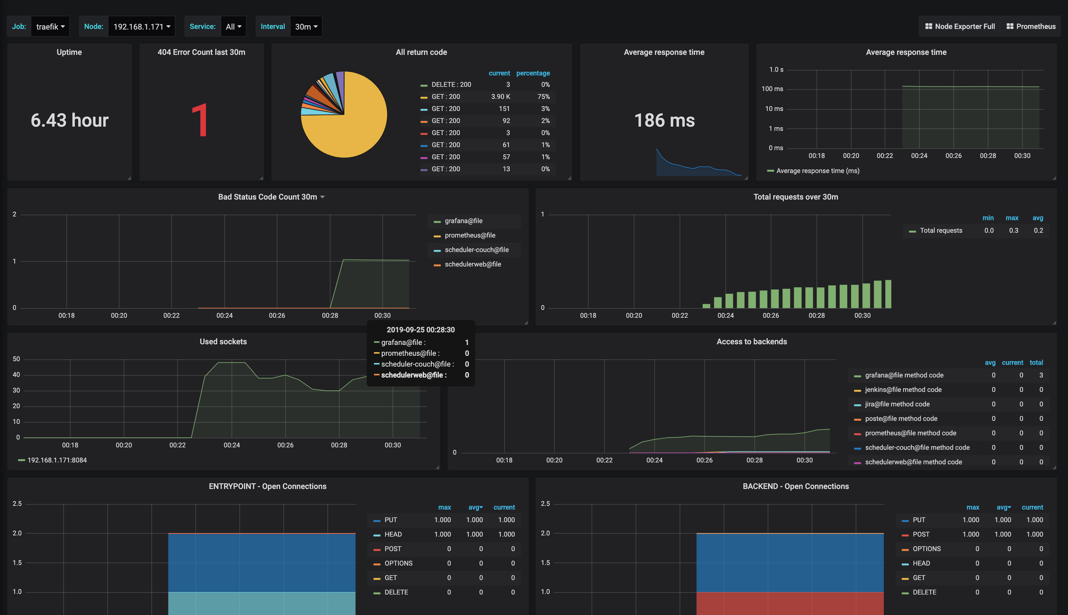
Basic Traefik2 dashboard. Using updated “service” naming rather than the older v1 “backend” naming.
Data source config
Collector config:
Upload an updated version of an exported dashboard.json file from Grafana
| Revision | Description | Created | |
|---|---|---|---|
| Download |
