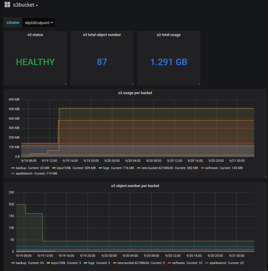
s3 storage bucket usage dashboard
s3 bucket dashboard for monitor usage and objects number
Dashboard for S3 buckets usage (for all S3 compatible storage) . Prometheus exporter: https://github.com/molu8bits/s3bucket_exporter
Data source config
Collector type:
Collector plugins:
Collector config:
Revisions
Upload an updated version of an exported dashboard.json file from Grafana
| Revision | Description | Created | |
|---|---|---|---|
| Download |