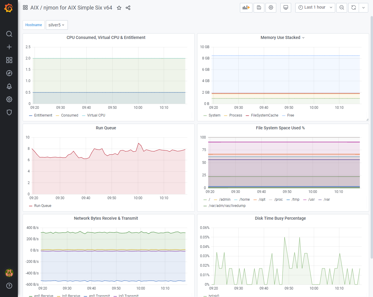
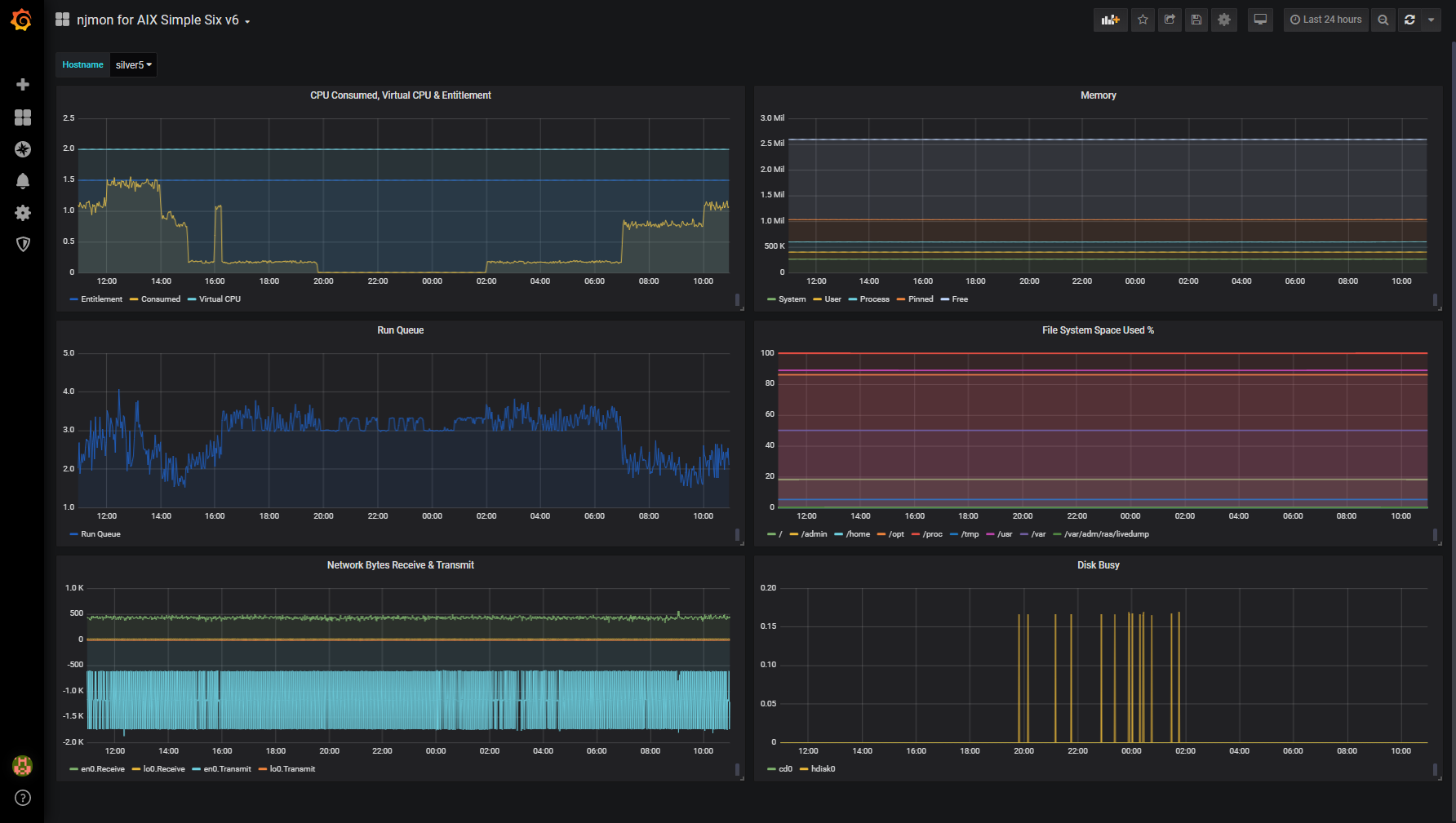
njmon for AIX Simple Six v64
Use njmon on AIX v60+ This version has the memory stats in GB instead of number of 4KB pages
This is a simple six graph dashboard for AIX data gathers by njmon or nimon and tested Exported from Grafana 7.1 on Power to a file and then Imported on to Grafana 7.1 on AMD64. This version has the Memory graph in GB rather than 4K pages and just the easy to understand Memory stats. njmon website http://nmon.sourceforge.net/pmwiki.php?n=Site.Njmon
Data source config
Collector config:
Upload an updated version of an exported dashboard.json file from Grafana
| Revision | Description | Created | |
|---|---|---|---|
| Download |
