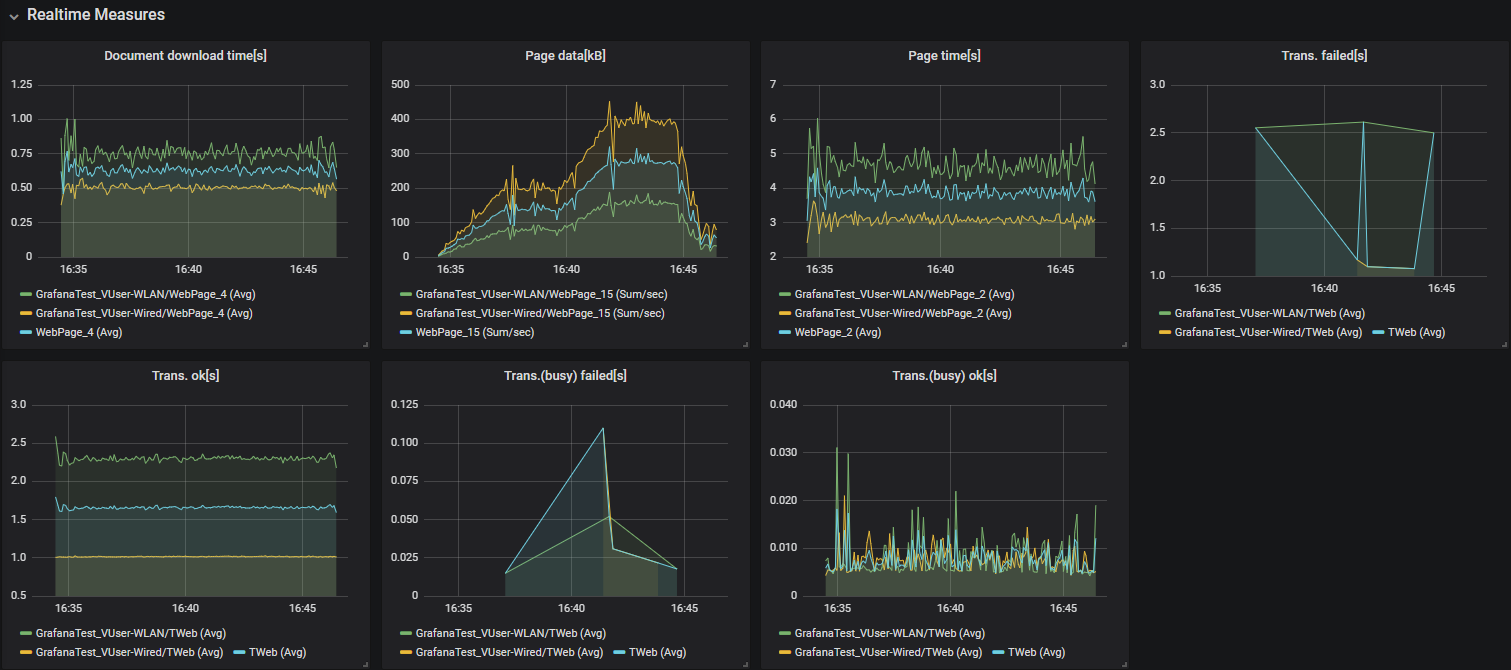
Silk Performer Realtime
Displays a selection of graph panels based on Silk Performer realtime measurements, exported to an InfluxDB instance, while a load test is running.
The Silk Performer Realtime dashboard shows all metrics collected by Silk Performer during a test in real-time. You can also configure client-side measures to be exposed to this dashboard by using the MeasureSetOption() BDL function along with the MEASURE_OPT_REALTIME option.
Data source config
Collector config:
Upload an updated version of an exported dashboard.json file from Grafana
| Revision | Description | Created | |
|---|---|---|---|
| Download |
