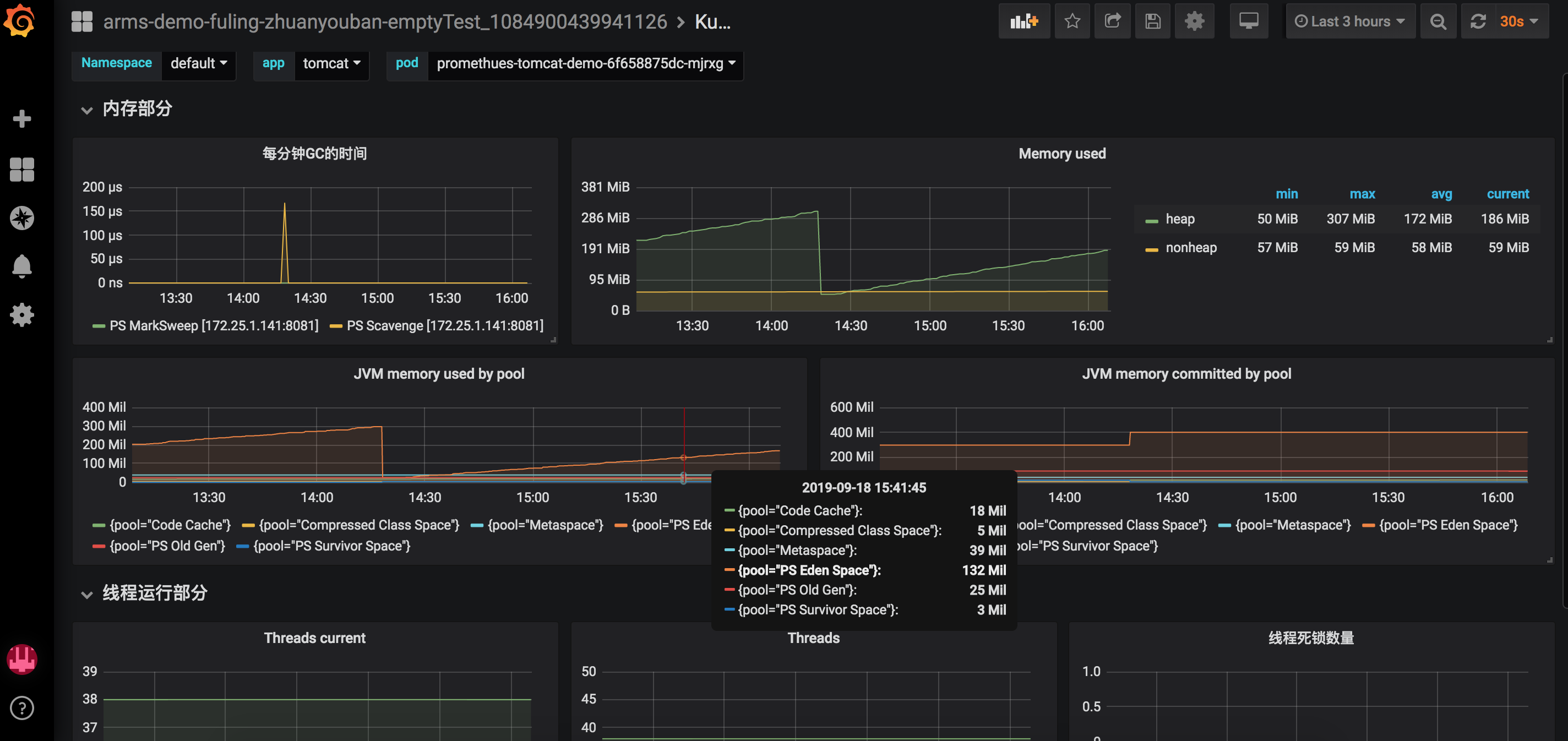
Prometheus JVM Overview ARMS
Dashboard for kubernetes JVM metrics with Prometheus
Dashboard for kubernetes JVM metrics with Prometheus
Grafana server DEMO URL : http://arms-prom-grafana-hz.aliyun.com/dashboard/snapshot/5A0Uwzw62rabCTYQriSF8vJWNLZI0rlN
prometheus-arms-aliyun url : https://arms.console.aliyun.com/#/prom/plugin
Data source config
Collector config:
Upload an updated version of an exported dashboard.json file from Grafana
| Revision | Description | Created | |
|---|---|---|---|
| Download |
Java Virtual Machine (JVM)
Easily monitor a Java virtual machine, which allows computers to run Java programs, with Grafana Cloud's out-of-the-box monitoring solution.
Learn more