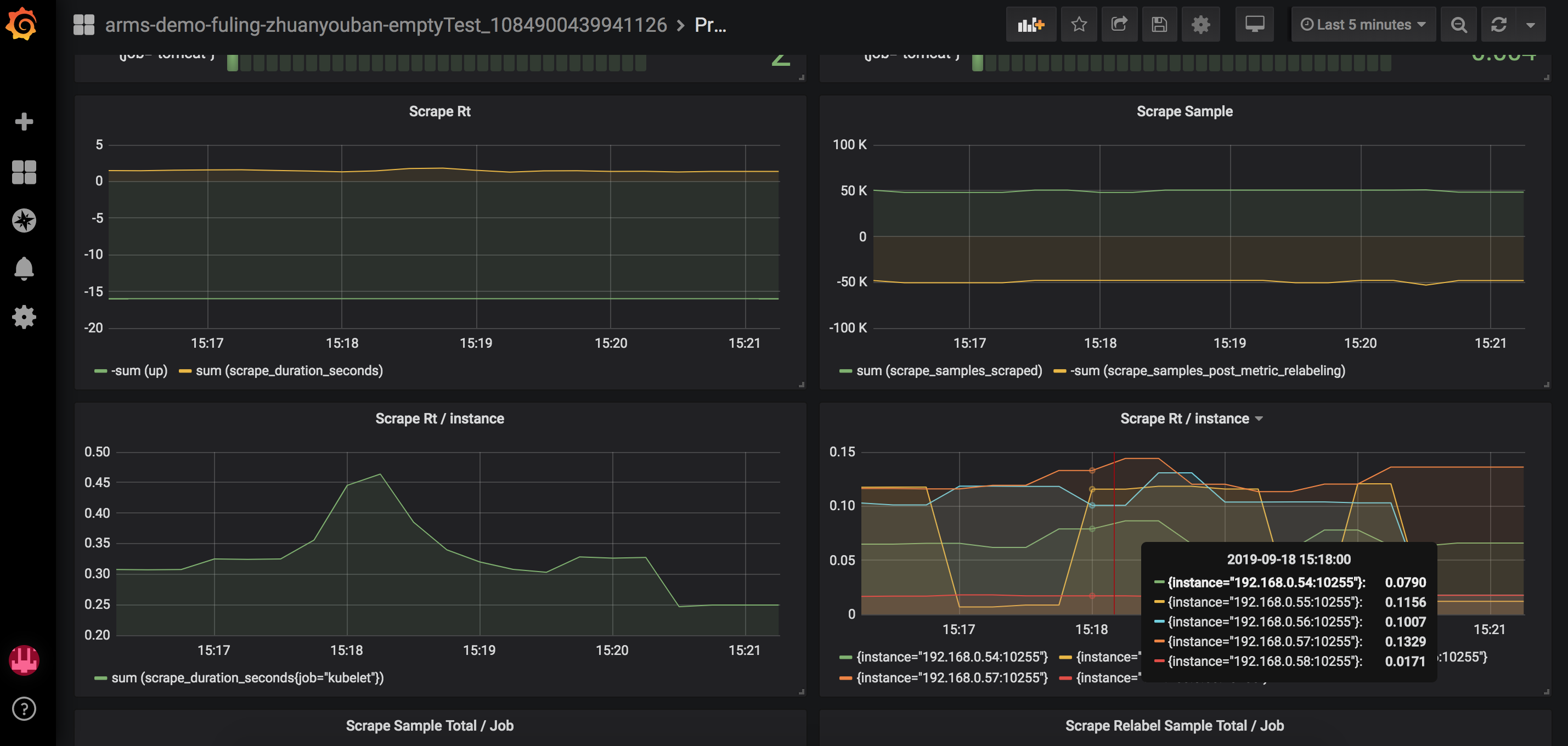
Prometheus Scrape 自监控

for prometheus scrape troubleshooting . https://arms.console.aliyun.com/#/prom/plugin

Prometheus Scrape 自监控 screenshot 1

for prometheus scrape troubleshooting . https://arms.console.aliyun.com/#/prom/plugin

Revisions
RevisionDescriptionCreated
Metrics Endpoint (Prometheus)

Metrics Endpoint (Prometheus)

by Grafana Labs
Grafana Labs solution

Easily monitor any Prometheus-compatible and publicly accessible metrics URL with Grafana Cloud's out-of-the-box monitoring solution.

Learn more

Get this dashboard

Import the dashboard template

or

Download JSON

Datasource
Dependencies