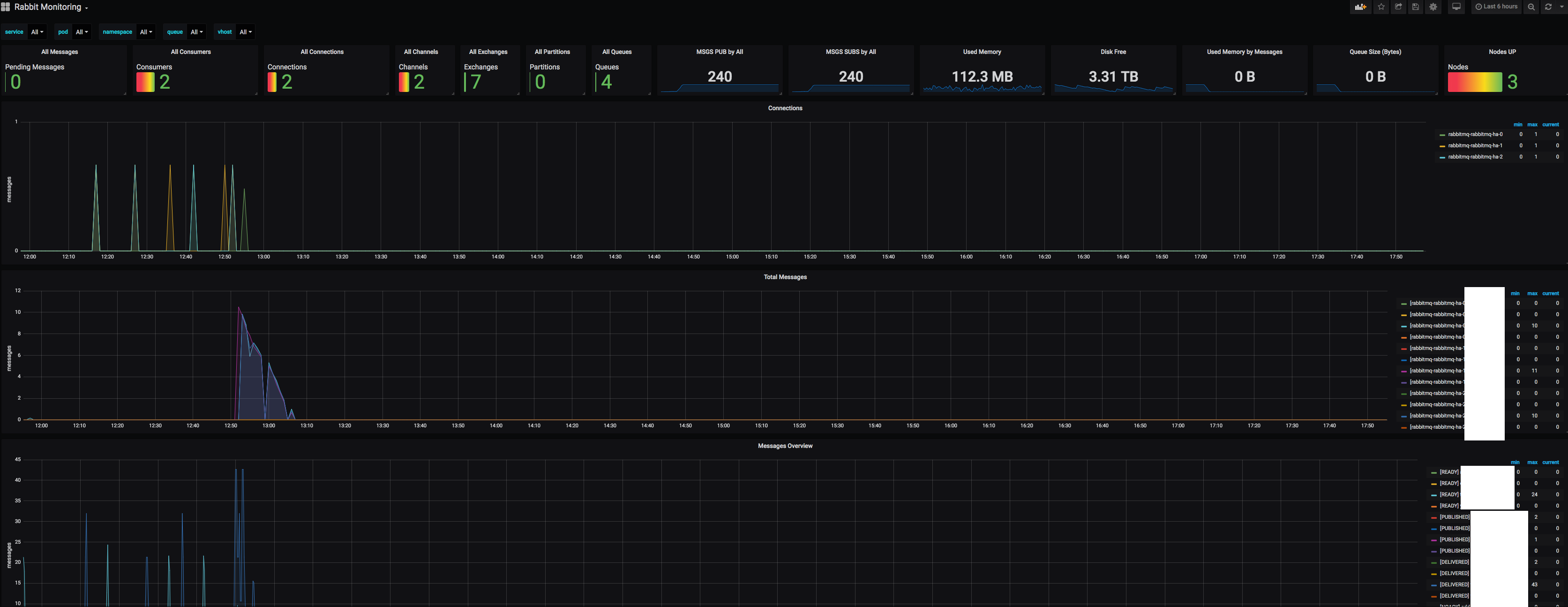
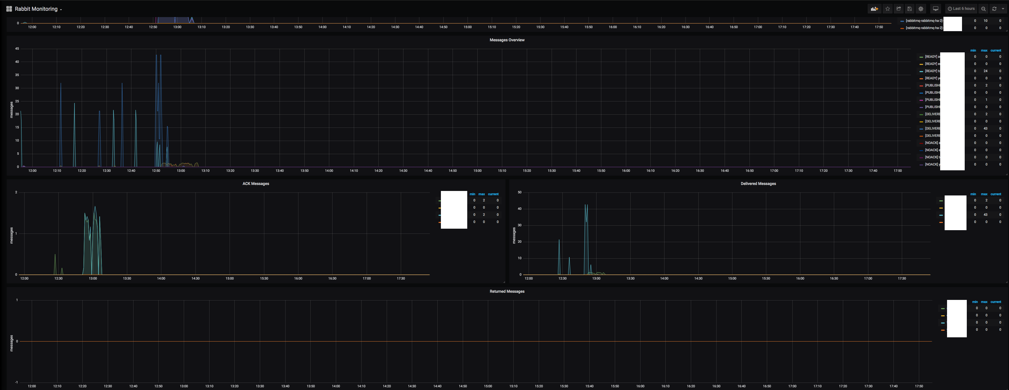
RabbitMQ Dashboard (Prometheus Exporter)
Tested with latest prometheus exporter, 2019-09
Working with latest prometheus exporter, tested by 2019-September
There are some more values that can be graphed, but i didn’t saw any use for them.
Data source config
Collector config:
Upload an updated version of an exported dashboard.json file from Grafana
| Revision | Description | Created | |
|---|---|---|---|
| Download |
RabbitMQ
Easily monitor RabbitMQ, the most widely deployed open source message broker, with Grafana Cloud's out-of-the-box monitoring solution.
Learn more