K8 Cluster Detail Dashboard
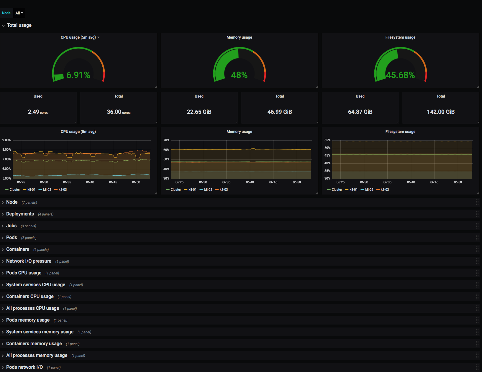
Monitors Kubernetes cluster using Prometheus. Shows overall cluster or Node CPU / Memory / Filesystem usage as well as individual pod, containers, systemd services statistics. Uses cAdvisor metrics only.
Monitors Kubernetes cluster using Prometheus. Shows overall cluster or Node CPU / Memory / Filesystem usage as well as individual pod, containers, systemd services statistics. Uses cAdvisor metrics only.
Data source config
Collector config:
Upload an updated version of an exported dashboard.json file from Grafana
| Revision | Description | Created | |
|---|---|---|---|
| Download |
