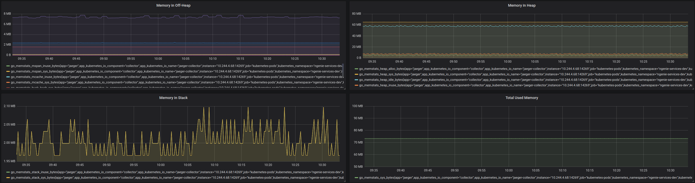
Go Metrics
The dashboard is Kubernetes oriented. It means you should export your apps metrics by each Pods.
Go Collector’s most of the metrics are taken from runtime.
- go_goroutines
- go_gc_duration_seconds
- go_memstats_alloc_bytes
- go_memstats_heap_alloc_bytes
- go_memstats_alloc_bytes_total
- go_memstats_sys_bytes
- go_memstats_heap_alloc_bytes
- go_memstats_heap_sys_bytes
- go_memstats_heap_idle_bytes
- go_memstats_heap_inuse_bytes
- go_memstats_stack_inuse_bytes
- go_memstats_stack_sys_bytes
- go_memstats_mspan_inuse_bytes
- go_memstats_mspan_sys_bytes
- go_memstats_mcache_inuse_bytes
- go_memstats_mcache_sys_bytes
- go_memstats_buck_hash_sys_bytes
- go_memstats_gc_sys_bytes
Welcome to contribute https://github.com/aukhatov/grafana-dashboards
Data source config
Collector type:
Collector plugins:
Collector config:
Revisions
Upload an updated version of an exported dashboard.json file from Grafana
| Revision | Description | Created | |
|---|---|---|---|
| Download |