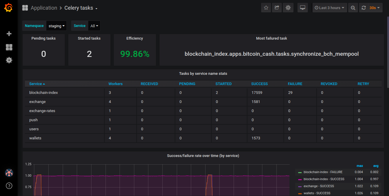
Celery tasks
Celery tasks overview (microservices)
See celery-exporter for kubernetes installation examples.
Data source config
Collector config:
Upload an updated version of an exported dashboard.json file from Grafana
| Revision | Description | Created | |
|---|---|---|---|
| Download |
