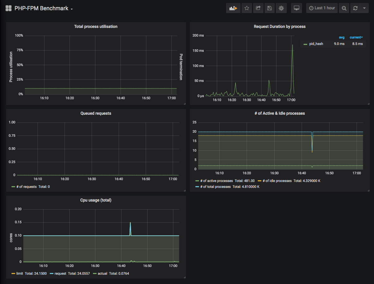
PHP-FPM Benchmark
A dashboard for metric using for php fpm benchmarking
Using with https://github.com/hipages/php-fpm_exporter
Data source config
Collector type:
Collector plugins:
Collector config:
Revisions
Upload an updated version of an exported dashboard.json file from Grafana
| Revision | Description | Created | |
|---|---|---|---|
| Download |