Docker Swarm CodeNotary vcn Overview
This dashboard shows the running Docker swarm (docker container platform) container verification status based on CodeNotary.io results.
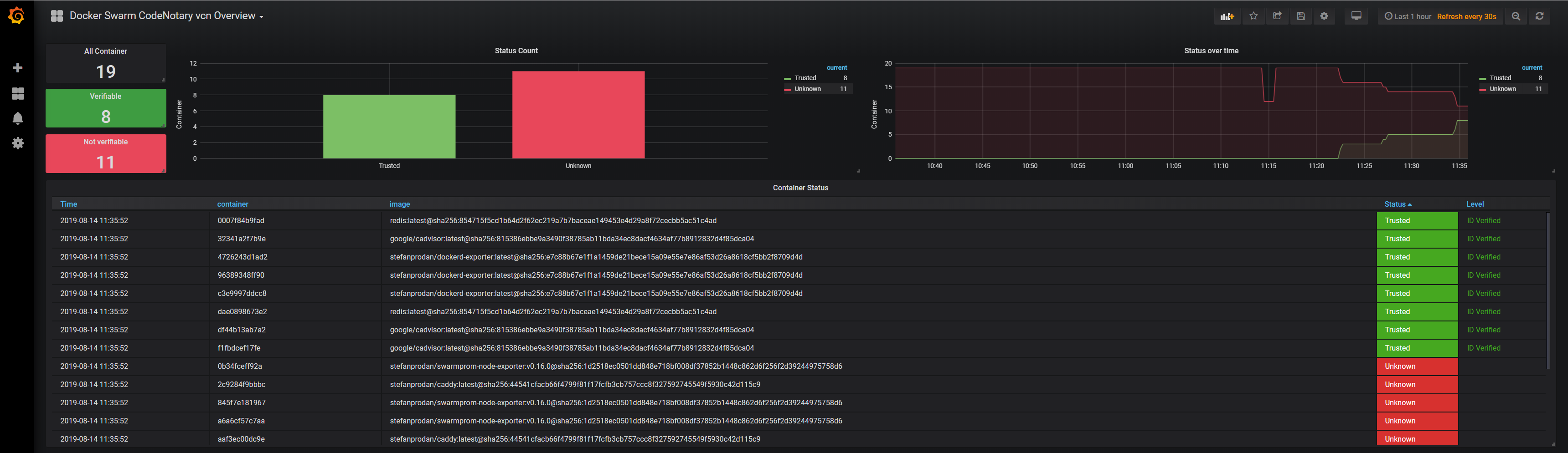
This dashboard shows the running Docker swarm (docker container platform) container authentication based on CodeNotary results. You can simply register at codenotary.io and start a free account. Notarize the container you want to show authenticated to know exactly when unwanted container images have been deployed and are getting used by running container. Check the description here, to see how to configure prometheus: https://github.com/vchain-us/vcn-watchdog
Data source config
Collector config:
Upload an updated version of an exported dashboard.json file from Grafana
| Revision | Description | Created | |
|---|---|---|---|
| Download |
Docker
Easily monitor Docker with Grafana Cloud's out-of-the-box monitoring solution.
Learn more