GlusterFS Statistics
GlusterFS health and usage statistics, node information
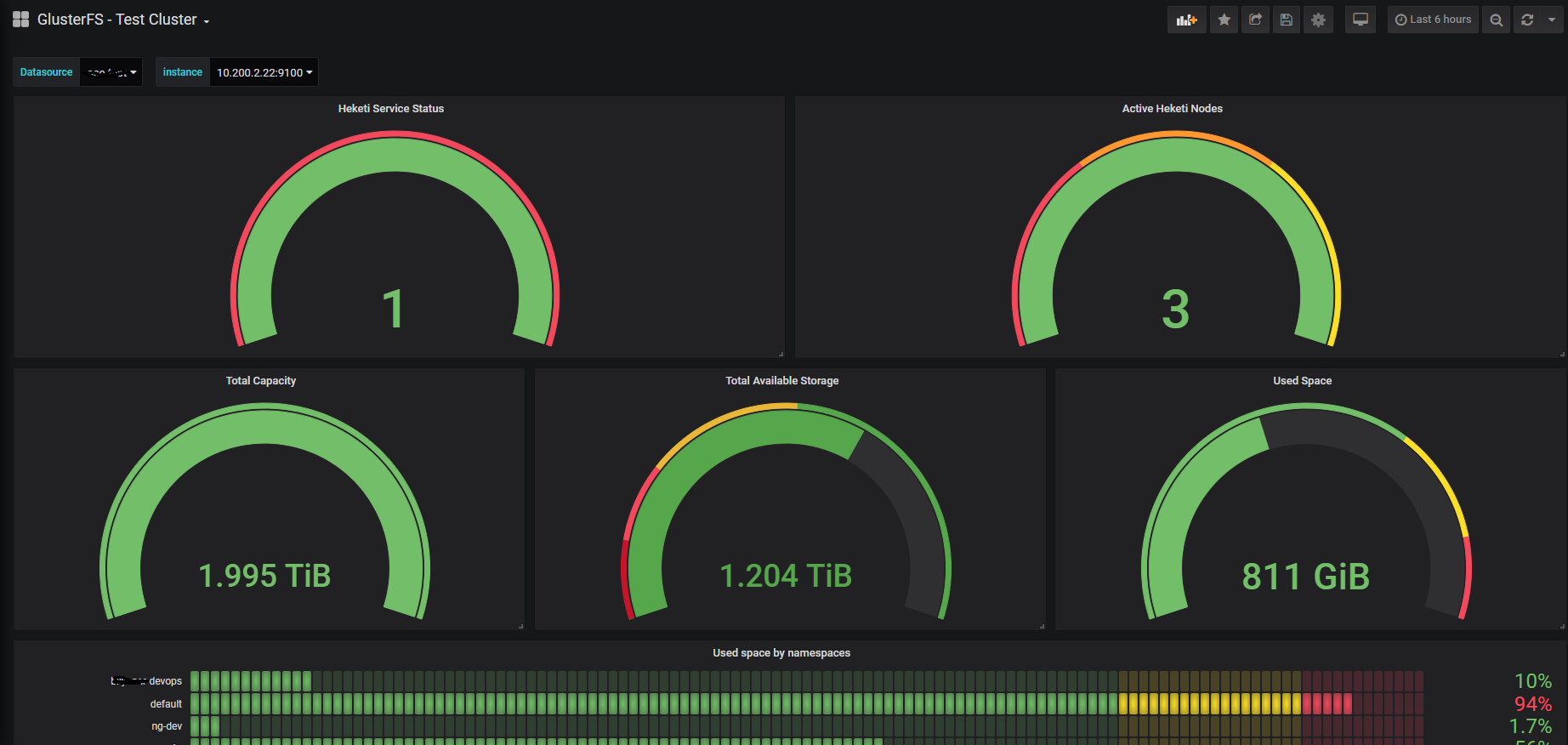
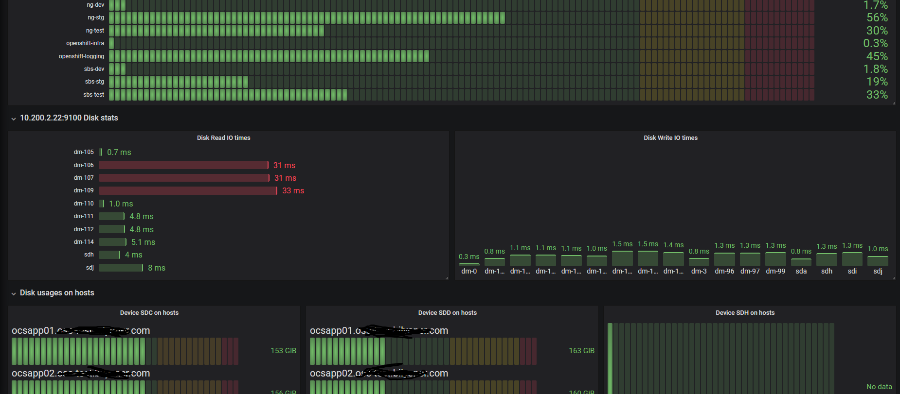
Shows glusterfs capacity, usage, namespace storage usage, node disk io times and disk usages. Some filters in variables and graphs should be changed before use.
Data source config
Collector config:
Upload an updated version of an exported dashboard.json file from Grafana
| Revision | Description | Created | |
|---|---|---|---|
| Download |
