ActiveMQ
References
https://github.com/influxdata/telegraf/tree/master/plugins/inputs/activemq
https://docs.wavefront.com/activemq.html
Config
[[inputs.jolokia2_agent]] urls = [“http://localhost:8161/api/jolokia”] name_prefix = “activemq.” username = “admin” password = “admin”
JVM Generic
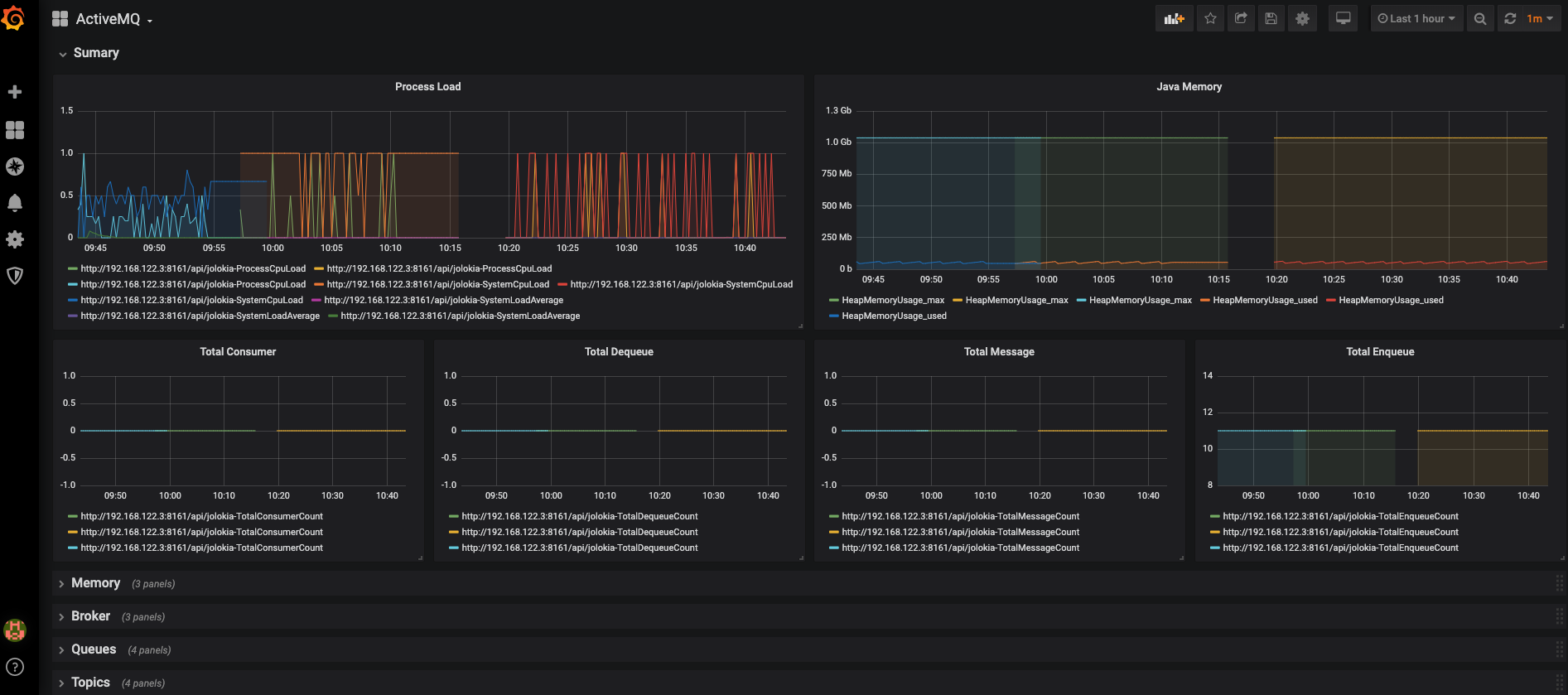
[[inputs.jolokia2_agent.metric]] name = “OperatingSystem” mbean = “java.lang:type=OperatingSystem” paths = [“ProcessCpuLoad”,“SystemLoadAverage”,“SystemCpuLoad”]
[[inputs.jolokia2_agent.metric]] name = “jvm_runtime” mbean = “java.lang:type=Runtime” paths = [“Uptime”]
[[inputs.jolokia2_agent.metric]] name = “jvm_memory” mbean = “java.lang:type=Memory” paths = [“HeapMemoryUsage”, “NonHeapMemoryUsage”, “ObjectPendingFinalizationCount”]
[[inputs.jolokia2_agent.metric]] name = “jvm_garbage_collector” mbean = “java.lang:name=*,type=GarbageCollector” paths = [“CollectionTime”, “CollectionCount”] tag_keys = [“name”]
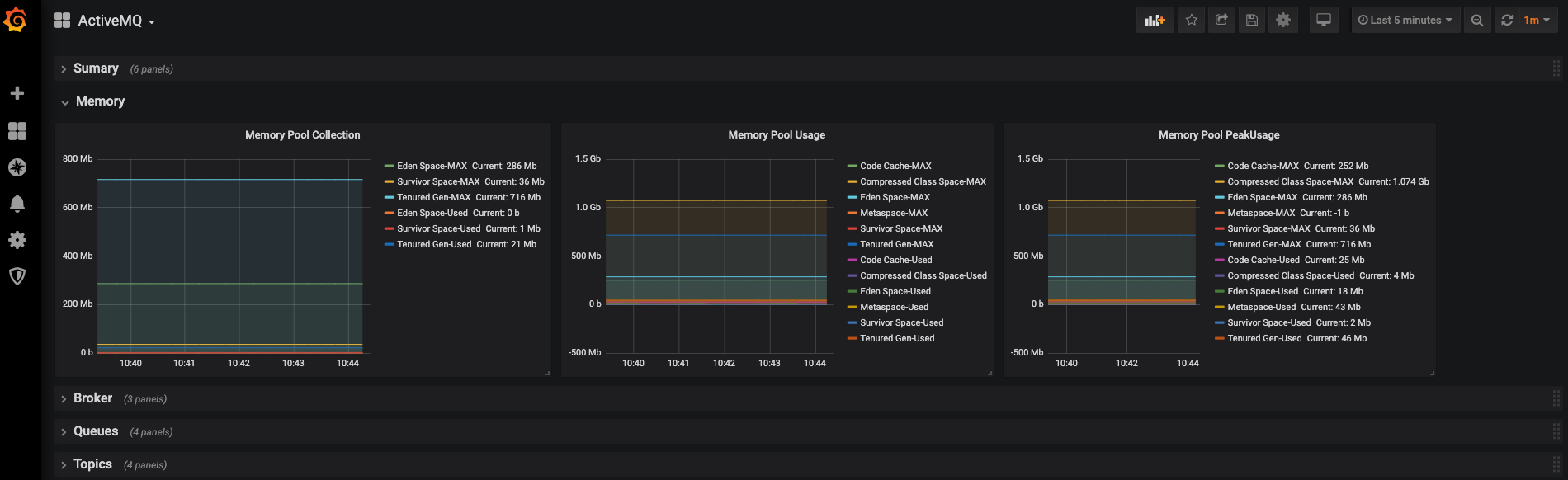
[[inputs.jolokia2_agent.metric]] name = “jvm_memory_pool” mbean = “java.lang:name=*,type=MemoryPool” paths = [“Usage”, “PeakUsage”, “CollectionUsage”] tag_keys = [“name”] tag_prefix = “pool_”
ACTIVEMQ
[[inputs.jolokia2_agent.metric]] name = “queue” mbean = “org.apache.activemq:brokerName=,destinationName=,destinationType=Queue,type=Broker” paths = [“QueueSize”,“EnqueueCount”,“ConsumerCount”,“DispatchCount”,“DequeueCount”,“ProducerCount”,“InFlightCount”] tag_keys = [“brokerName”,“destinationName”]
[[inputs.jolokia2_agent.metric]] name = “topic” mbean = “org.apache.activemq:brokerName=,destinationName=,destinationType=Topic,type=Broker” paths = [“ProducerCount”,“DequeueCount”,“ConsumerCount”,“QueueSize”,“EnqueueCount”] tag_keys = [“brokerName”,“destinationName”]
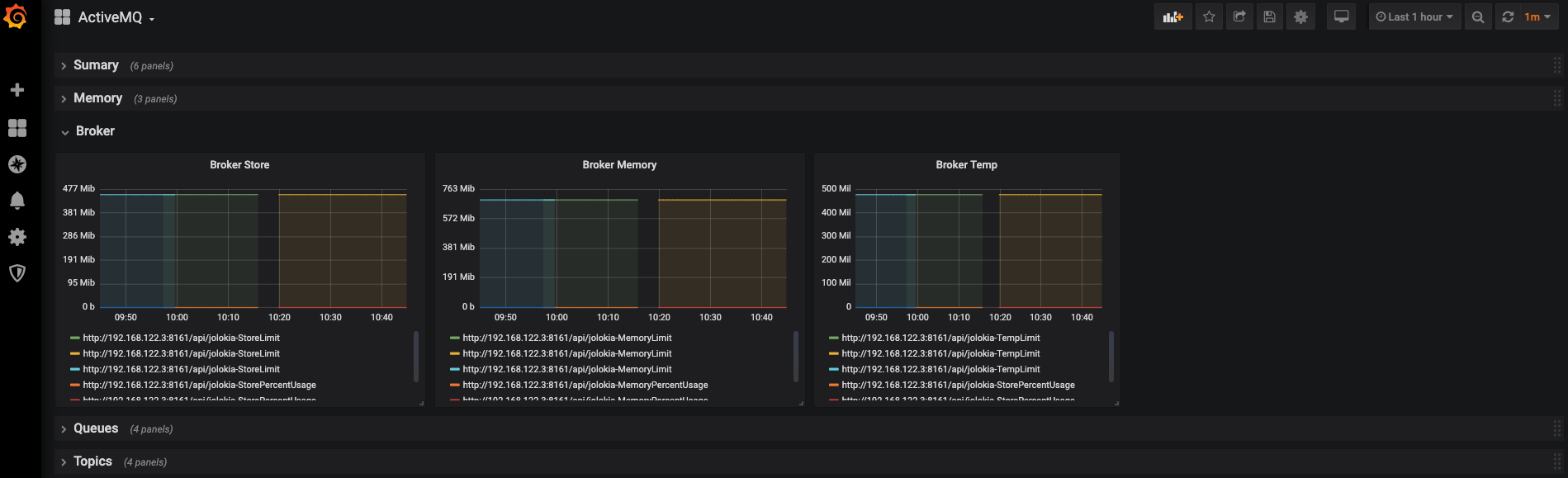
[[inputs.jolokia2_agent.metric]] name = “broker” mbean = “org.apache.activemq:brokerName=*,type=Broker” paths = [“TotalConsumerCount”,“TotalMessageCount”,“TotalEnqueueCount”,“TotalDequeueCount”,“MemoryLimit”,“MemoryPercentUsage”,“StoreLimit”,“StorePercentUsage”,“TempPercentUsage”,“TempLimit”] tag_keys = [“brokerName”]
Data source config
Collector config:
Upload an updated version of an exported dashboard.json file from Grafana
| Revision | Description | Created | |
|---|---|---|---|
| Download |
Apache ActiveMQ
Easily monitor Apache ActiveMQ, an open source message broker software, with Grafana Cloud's out-of-the-box monitoring solution.
Learn more