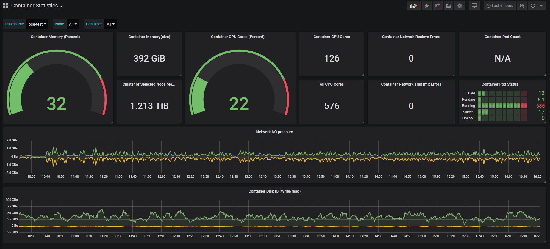
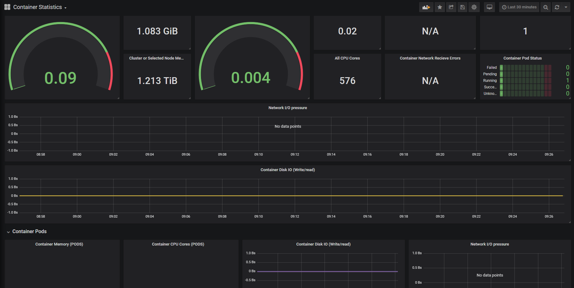
Container Statistics
Dashboard to show container statistics with pod data of each container
Dashboard to see each containers statistics in Openshift
8/9/2019 Added Namespace filter and pod statistics.
Data source config
Collector config:
Upload an updated version of an exported dashboard.json file from Grafana
| Revision | Description | Created | |
|---|---|---|---|
| Download |
