k6 Load Testing Results
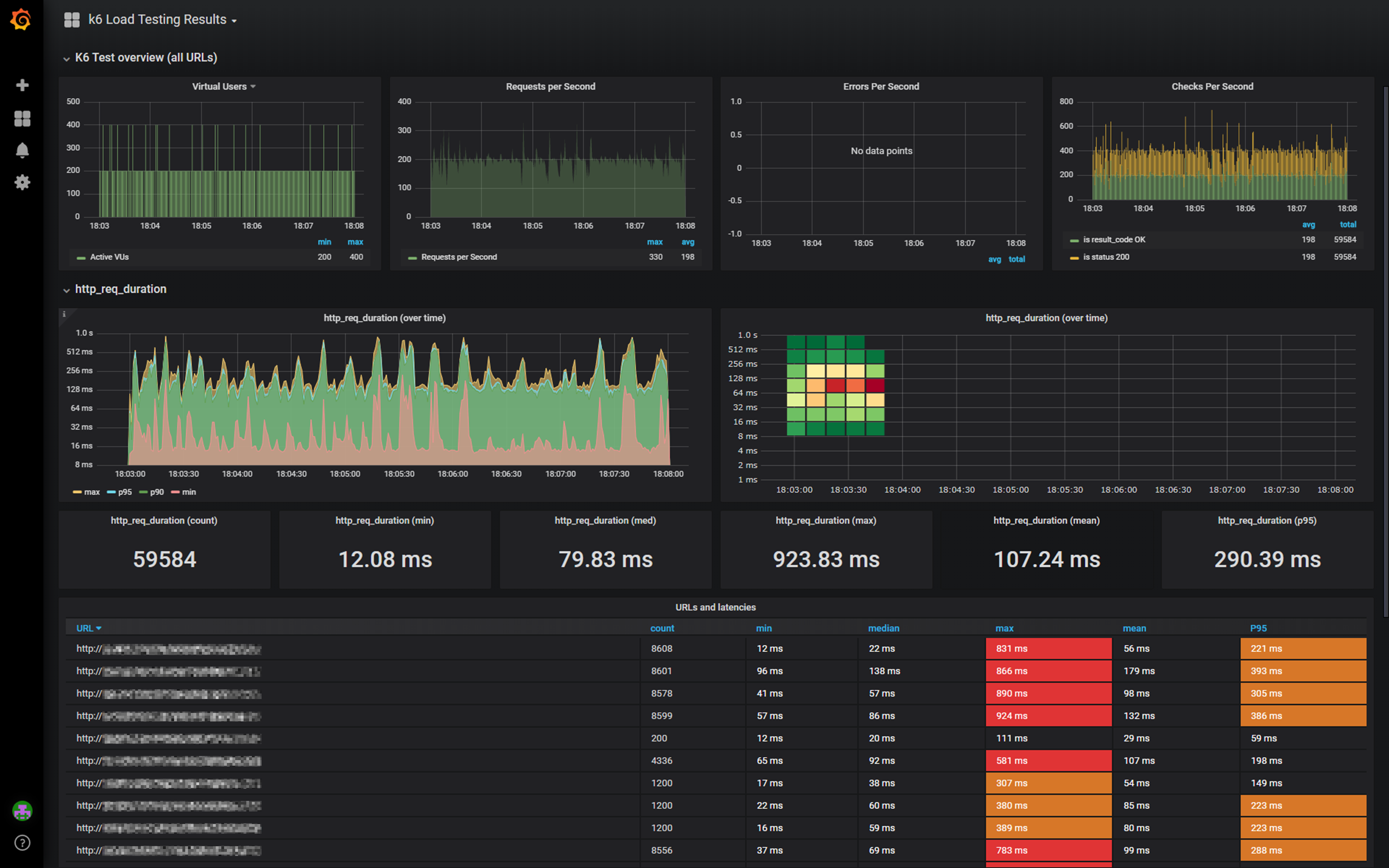
A dashboard for visualizing results from the k6.io load testing tool, using the InfluxDB exporter.Based on https://grafana.com/dashboards/4411
This is based on https://grafana.com/dashboards/4411
Data source config
Collector type:
Collector plugins:
Collector config:
Revisions
Upload an updated version of an exported dashboard.json file from Grafana
| Revision | Description | Created | |
|---|---|---|---|
| Download |