Cluster Monitoring for PKS
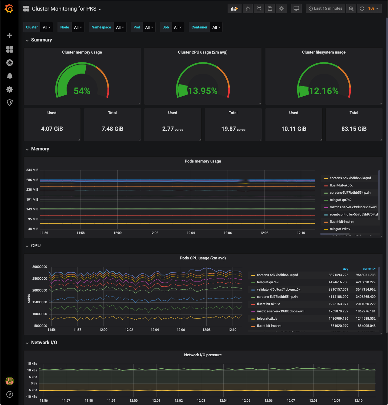
This dashboard provides cluster admins with the ability to monitor nodes and identify workload bottlenecks on PKS. Depends on ClusterMetricSinks (available in PKS 1.5). For more information on using this dashboard see https://docs.pivotal.io/reliability-view/v0.3/common-configurations.html#monitoring-pks-cluster-metrics.
Data source config
Collector config:
Upload an updated version of an exported dashboard.json file from Grafana
| Revision | Description | Created | |
|---|---|---|---|
| Download |
