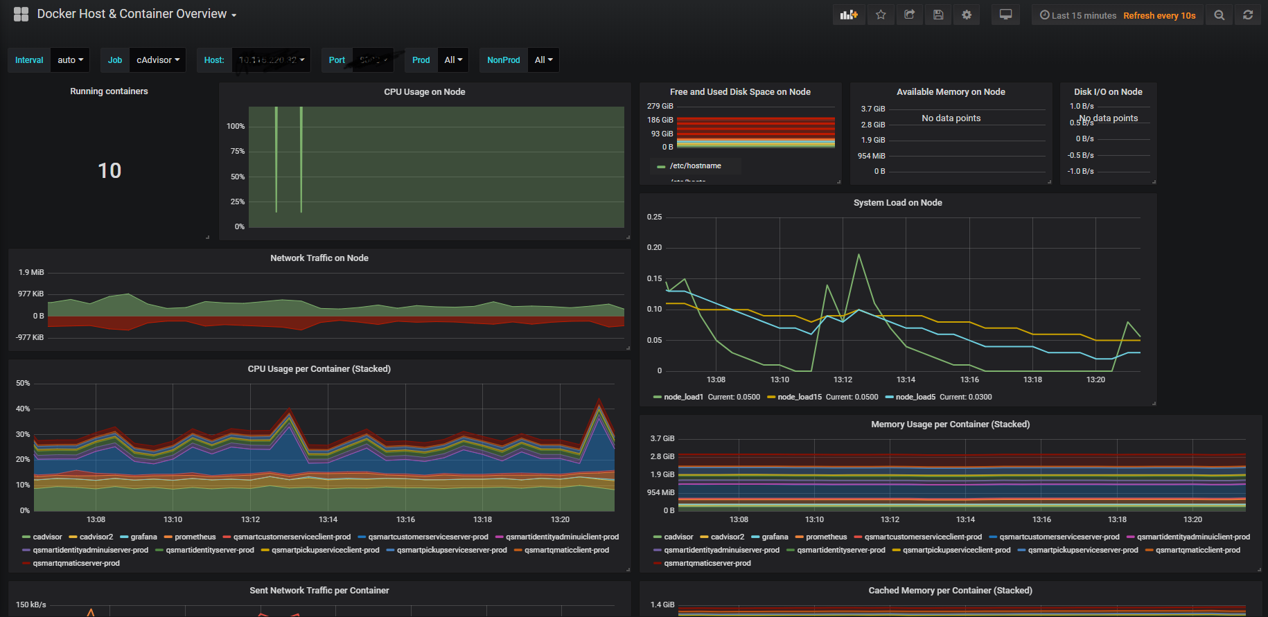
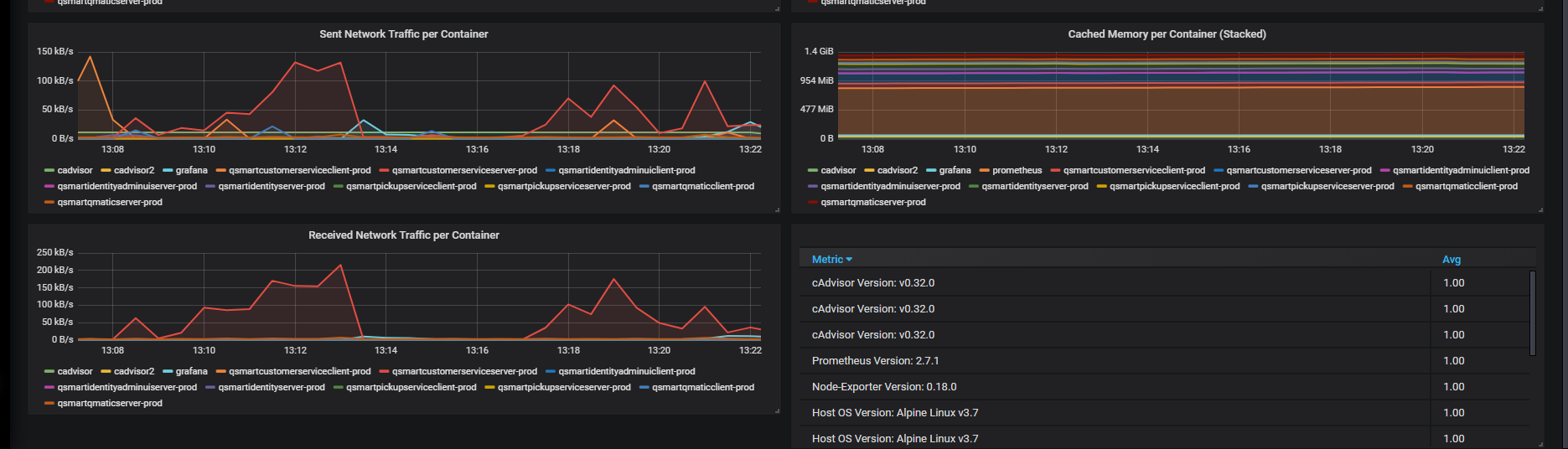
Docker Container & Host Metrics
A simple overview of the most important Docker host and container metrics. (cAdvisor/Prometheus)
Container & Host metrics collected by CAdvisor & Node Exporter
Data source config
Collector config:
Upload an updated version of an exported dashboard.json file from Grafana
| Revision | Description | Created | |
|---|---|---|---|
| Download |
Docker
Easily monitor Docker with Grafana Cloud's out-of-the-box monitoring solution.
Learn more