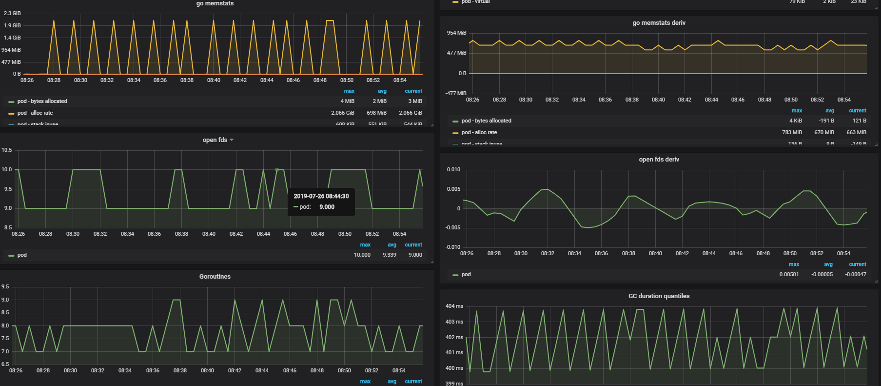
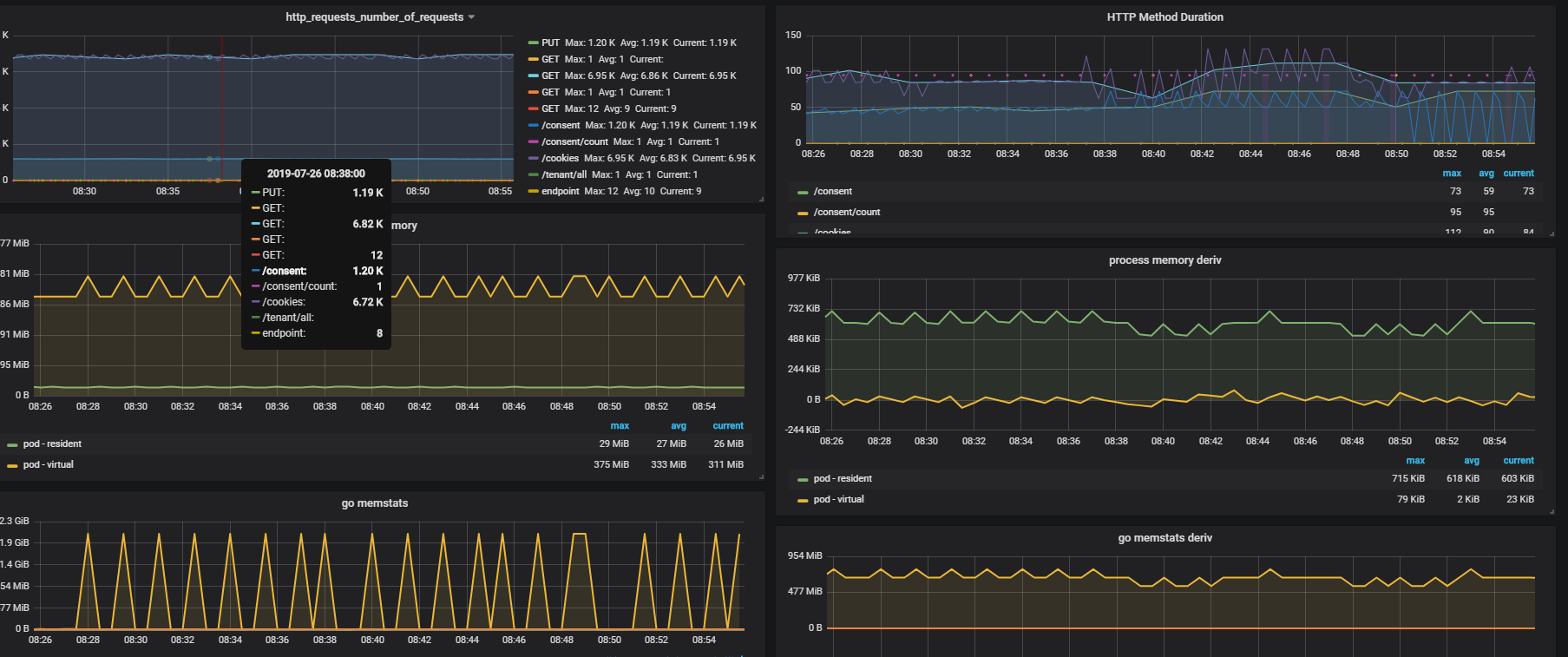
Go Process running on AKS
Process status published by Go Prometheus client library, e.g. memory used, fds open, GC details, http request, http request duration
Go Process running on Azure Kubernetes Cluster, provided metrics by Prometheus client library, e.g. memory used, fds open, GC details, http request, http request duration
Data source config
Collector config:
Upload an updated version of an exported dashboard.json file from Grafana
| Revision | Description | Created | |
|---|---|---|---|
| Download |
