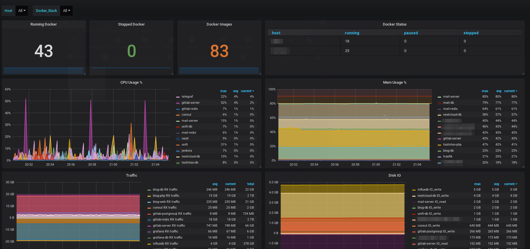
Docker Dashboard
Docker Metrics with influx and Telegraf
In Docker-compose or Docker must have the next label to group each other:
labels:
- "docker.group=<some_name>"Data source config
Collector config:
Upload an updated version of an exported dashboard.json file from Grafana
| Revision | Description | Created | |
|---|---|---|---|
| Download |
Docker
Easily monitor Docker with Grafana Cloud's out-of-the-box monitoring solution.
Learn more