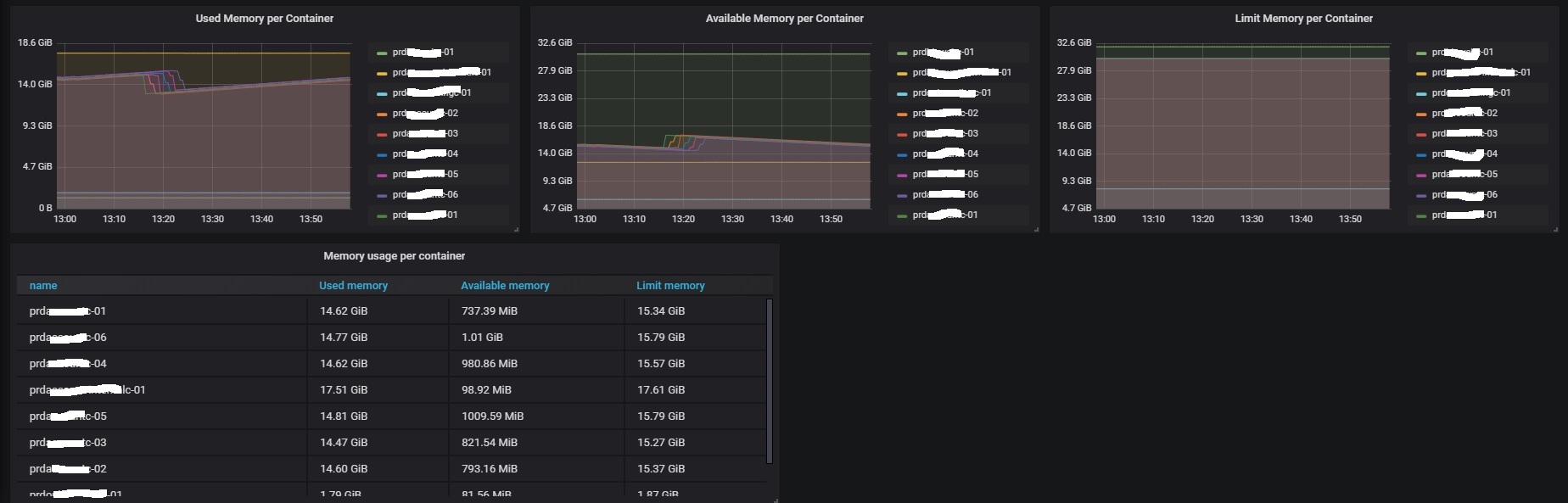
Docker and OS metrics ( cadvisor, node_exporter )
Dashboard with details of the container metrics and host OS metrics.
This dashboard works with: node_exporter = 0.17.0-rc.0 cadvisor = v0.33.1.11 Grafana = 6.2.5
Data source config
Collector config:
Upload an updated version of an exported dashboard.json file from Grafana
| Revision | Description | Created | |
|---|---|---|---|
| Download |
Docker
Easily monitor Docker with Grafana Cloud's out-of-the-box monitoring solution.
Learn more