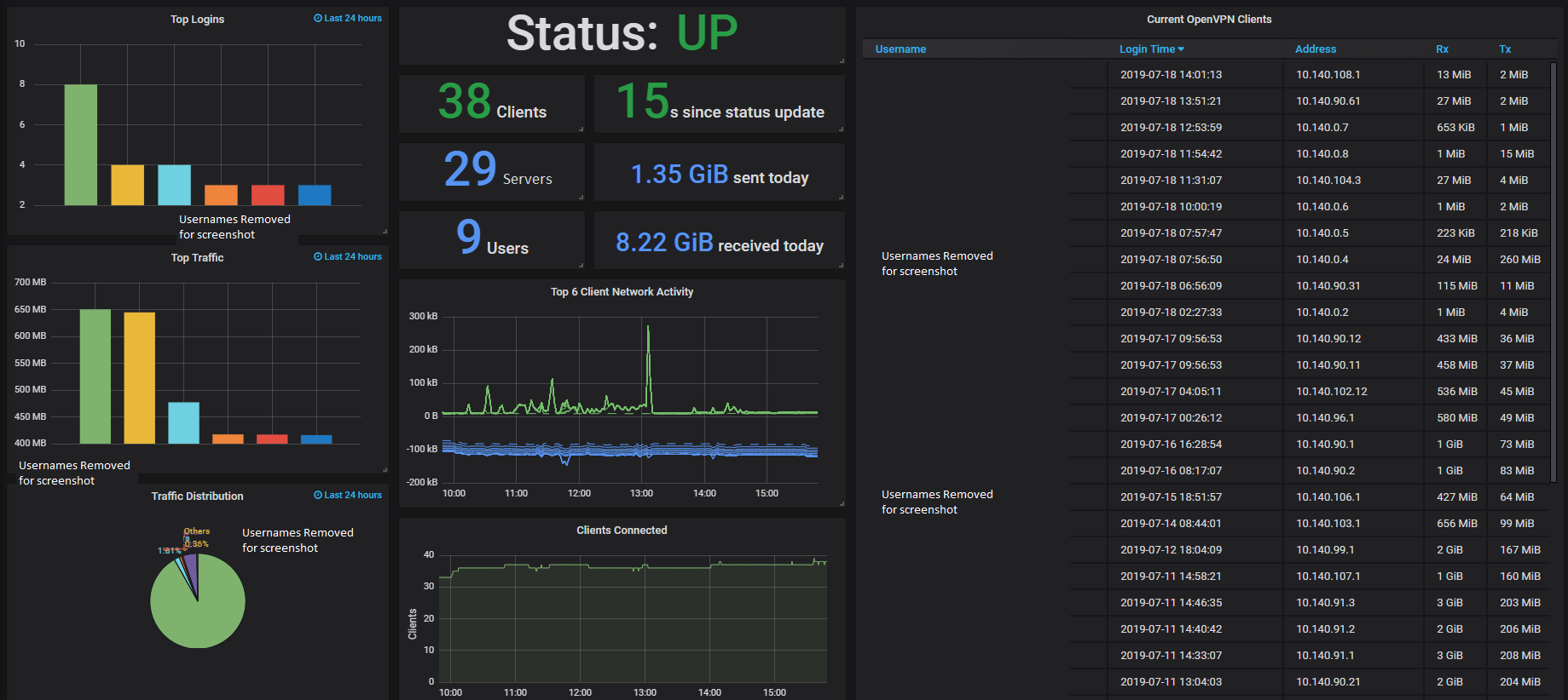
1 OpenVPN Server
OpenVPN Server status using Prometheus and OpenVPN exporter
Requires Prometheus scraping OpenVPN exporter
Data source config
Collector config:
Upload an updated version of an exported dashboard.json file from Grafana
| Revision | Description | Created | |
|---|---|---|---|
| Download |
