Pod Stats & Info
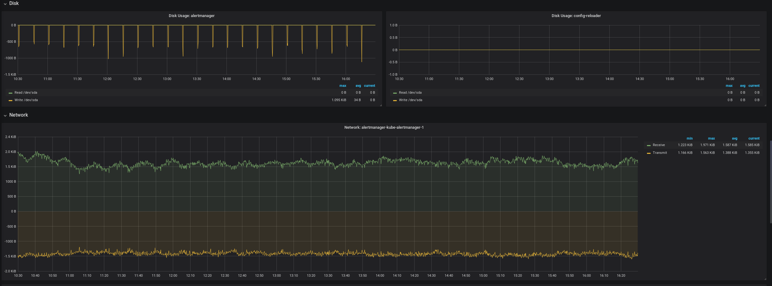
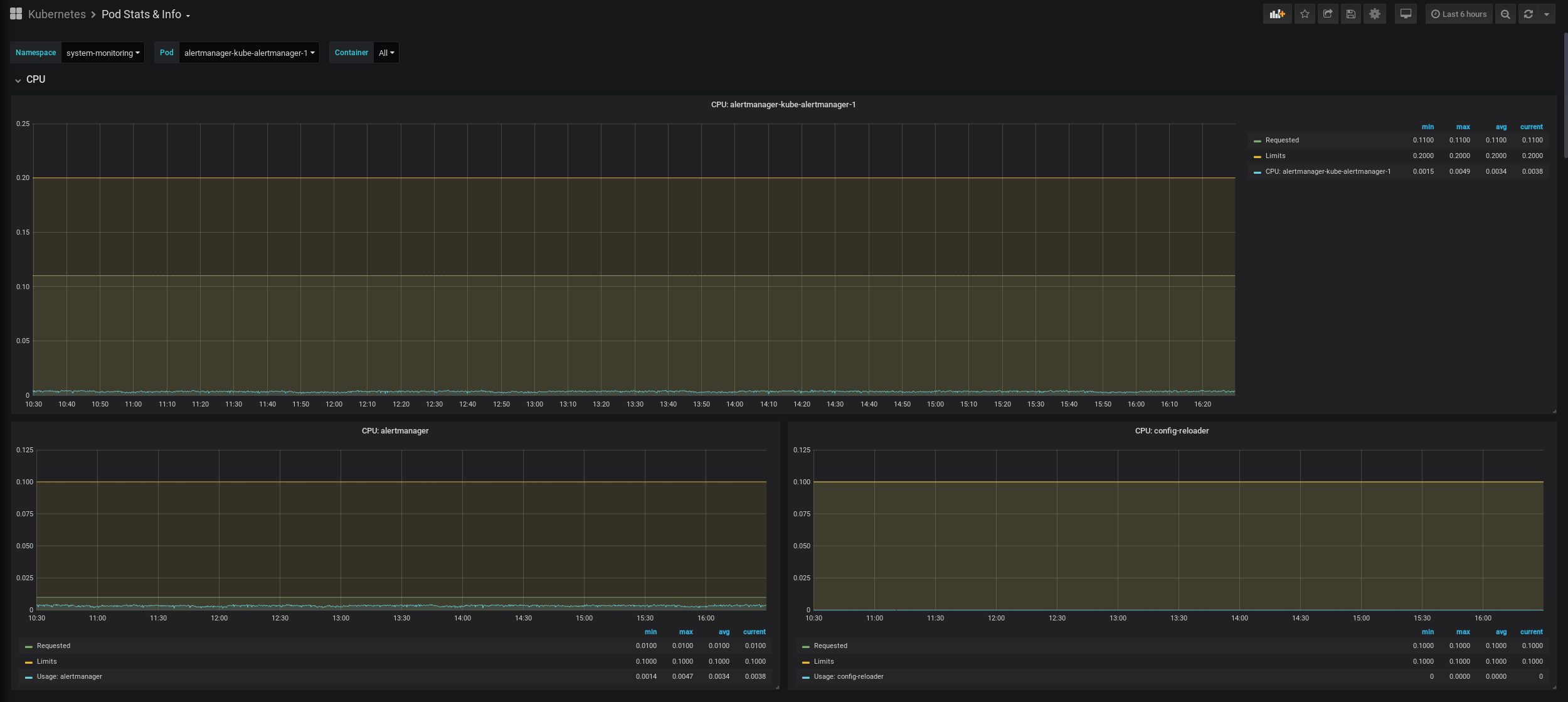
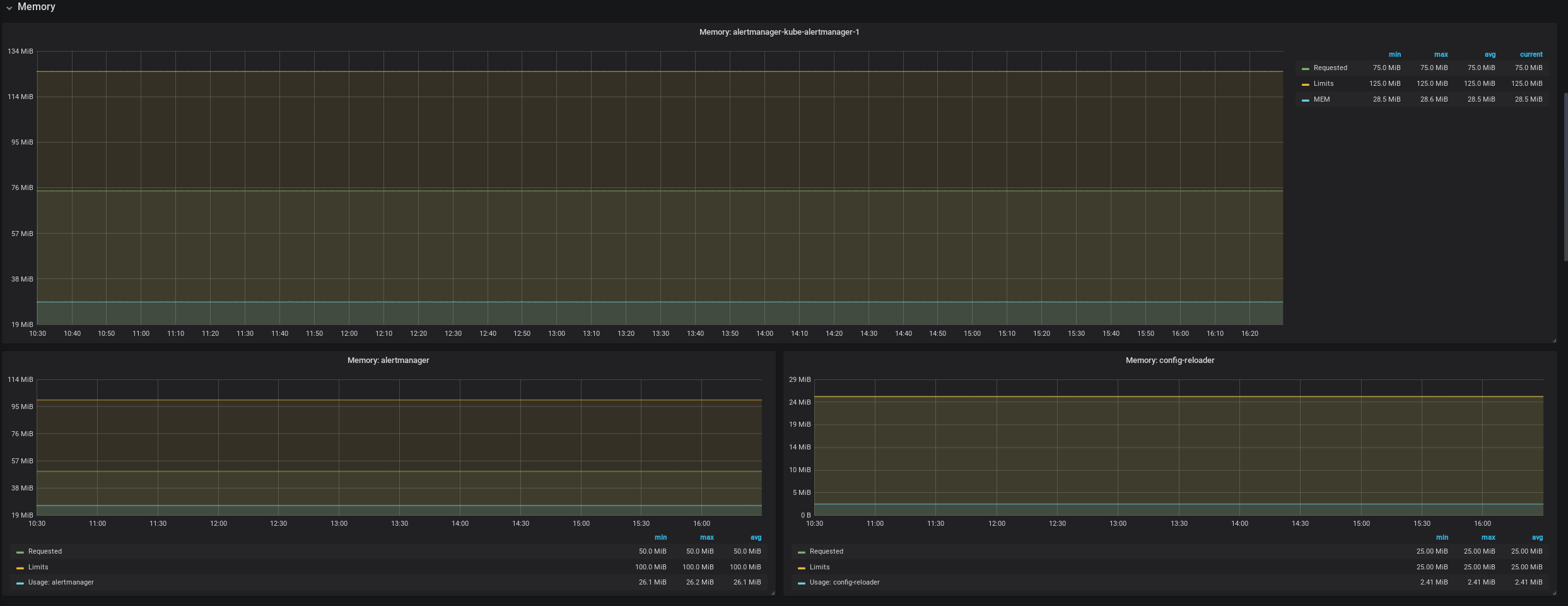
This is for insight on important Kubernetes app metrics. What recources is a Pod actually using and what are it's limits or requests and what part is each container consuming? Also has graphs for networking, disks, restarts docker images etc
Data source config
Collector config:
Upload an updated version of an exported dashboard.json file from Grafana
| Revision | Description | Created | |
|---|---|---|---|
| Download |
