Elasticsearch
Features
- Retention Policies
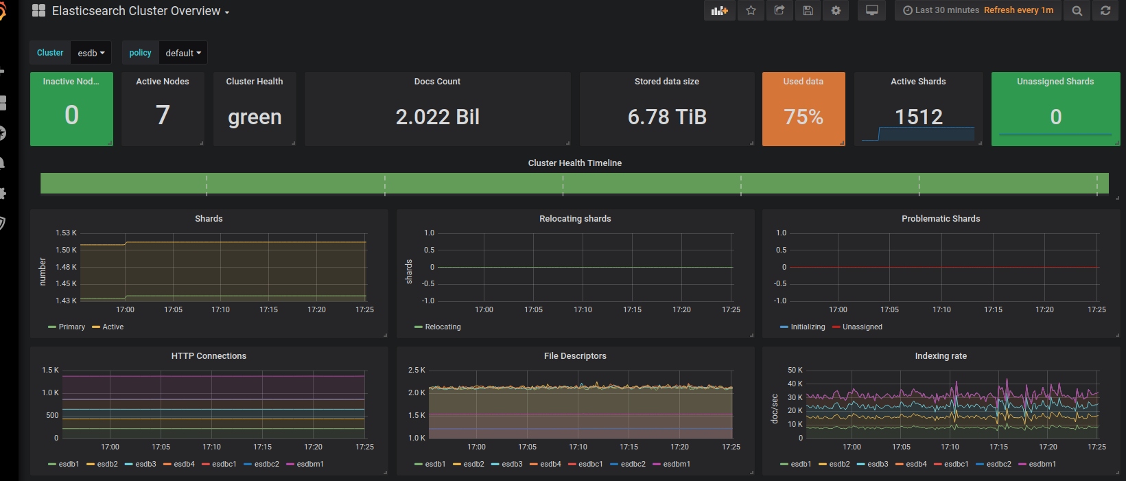
- Timeline for elasticsearch health status
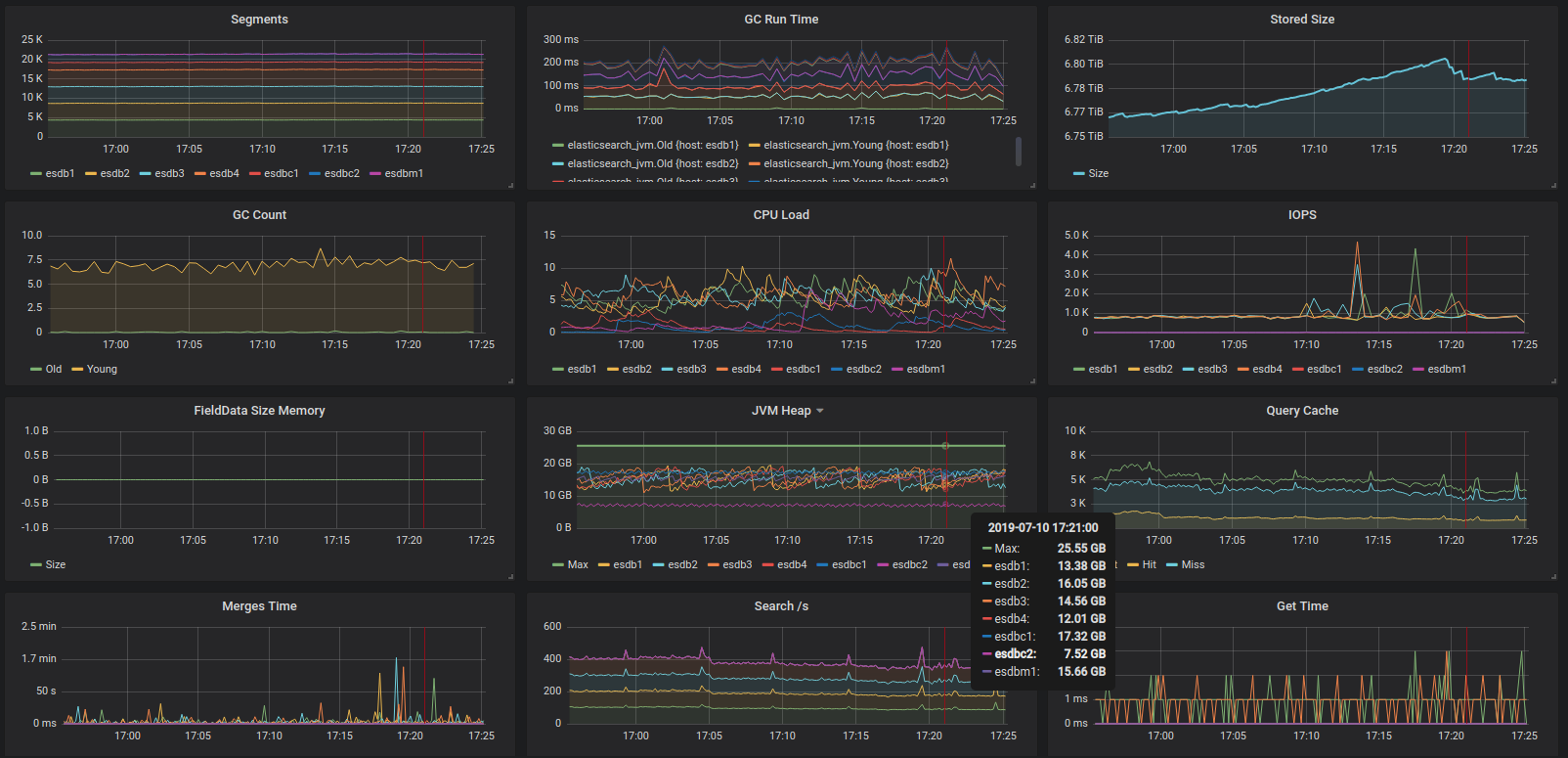
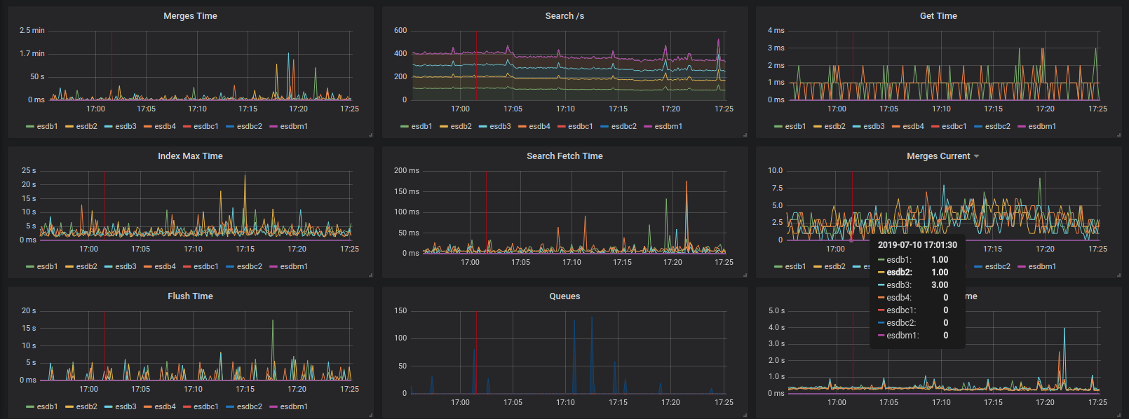
- Many important time and queue metrics
- Multiservers/Multinodes graphs
Data source config
Collector config:
Upload an updated version of an exported dashboard.json file from Grafana
| Revision | Description | Created | |
|---|---|---|---|
| Download |
Elasticsearch
Easily monitor Elasticsearch, a distributed, multitenant full-text search engine, with Grafana Cloud's out-of-the-box monitoring solution.
Learn more