Network Interface Stats
Templated dashboard which provides an overview for your router/switch ports and detailed traffic statistics.
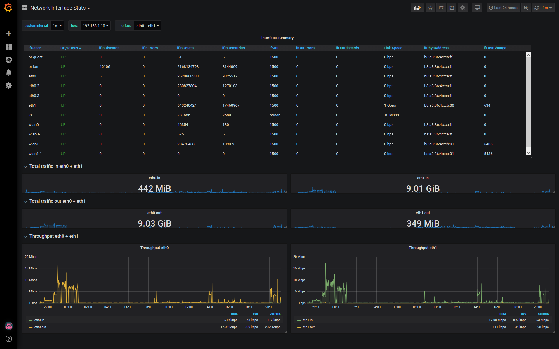
Templated dashboard which provides an overview for your router/switch ports and detailed traffic statistics. The data is gathered by Telegraf over SNMP and is collected in a InfluxDB.
Data source config
Collector config:
Upload an updated version of an exported dashboard.json file from Grafana
| Revision | Description | Created | |
|---|---|---|---|
| Download |
