Kafka Minion OPS

Kafka Minion OPS screenshot 1
Kafka Minion OPS screenshot 2

Kafka Minion OPS Dashboard

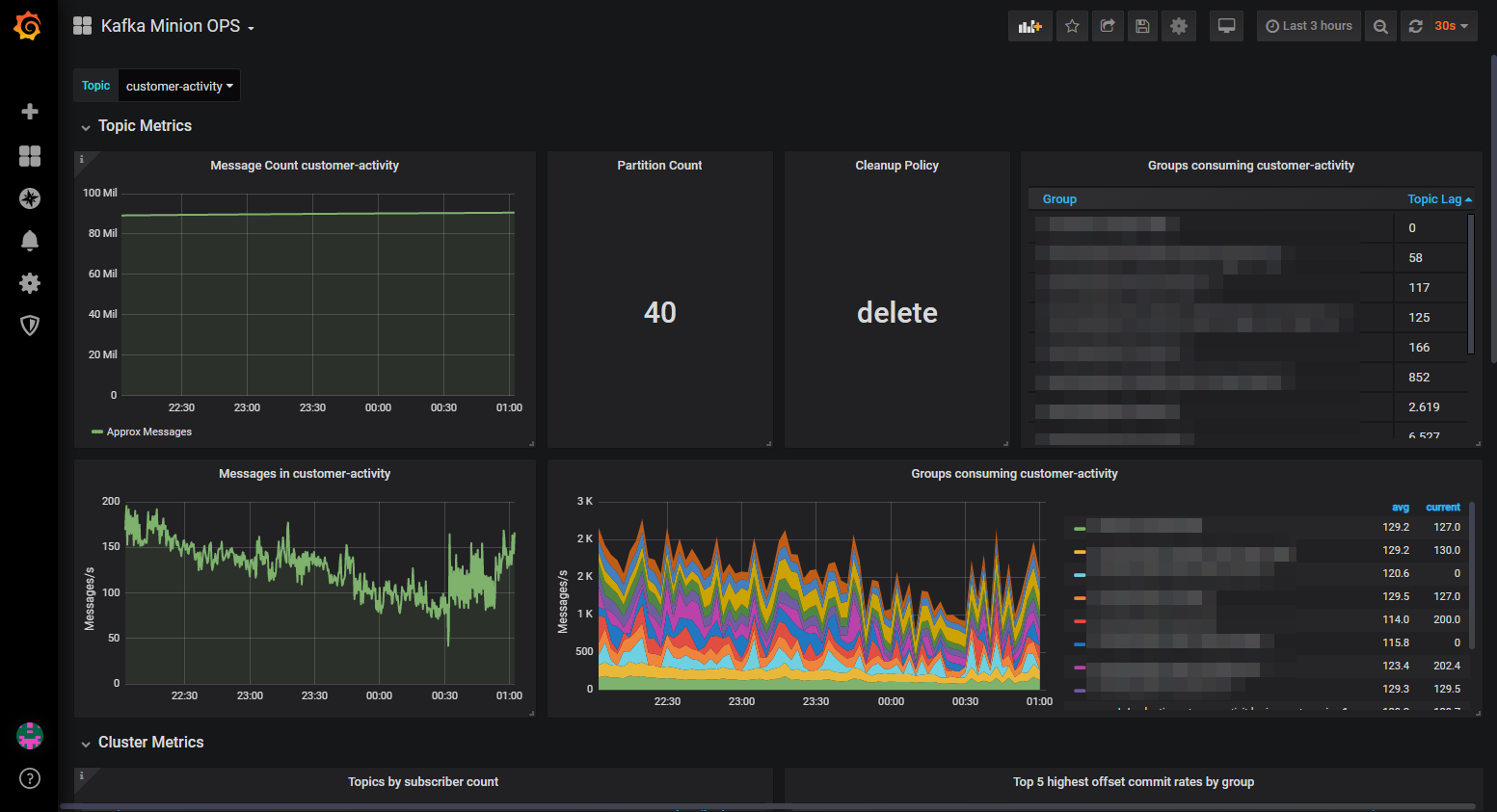
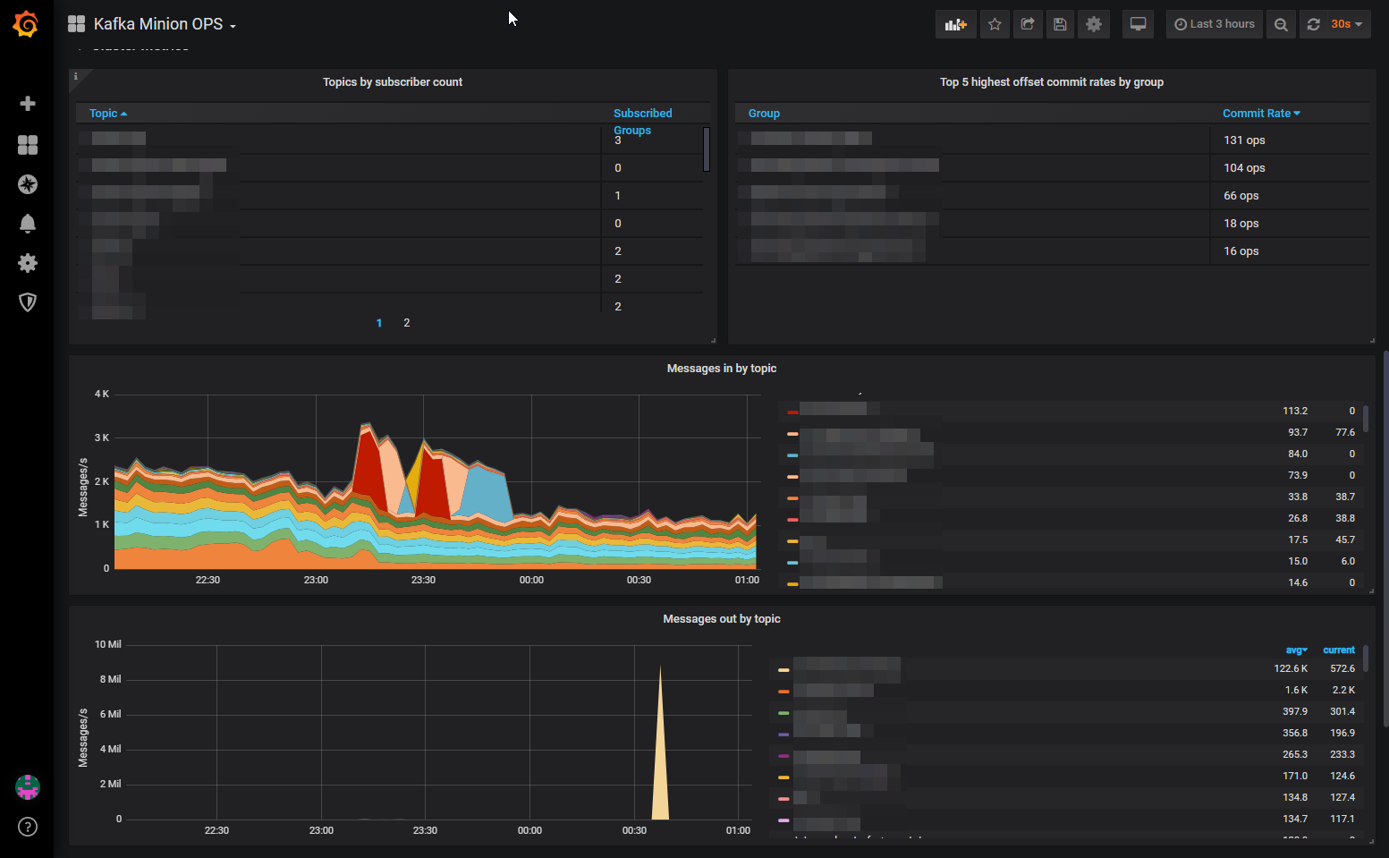
Kafka Minion is a promethues exporter to monitor consumer group lags, topic metrics as well as cluster wide metrics on a Kafka cluster. It provides valuable metrics to get more insight into your Kafka Topics and how your Consumer Groups are consuming them. It can also help to debug performance or consumer client issues.

Note: This dashboard requires prometheus metrics provided by Kafka Minion: https://github.com/cloudworkz/kafka-minion/

Revisions
RevisionDescriptionCreated
Kafka

Kafka

by Grafana Labs
Grafana Labs solution

Easily monitor your Kafka deployment with Grafana Cloud's out-of-the-box monitoring solution.

Learn more

Get this dashboard

Import the dashboard template

or

Download JSON

Datasource
Dependencies