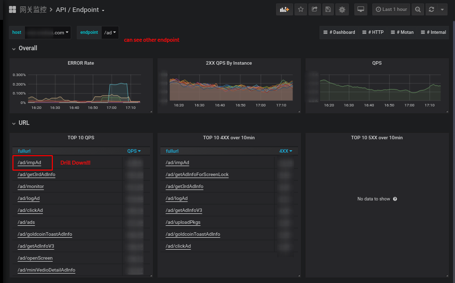
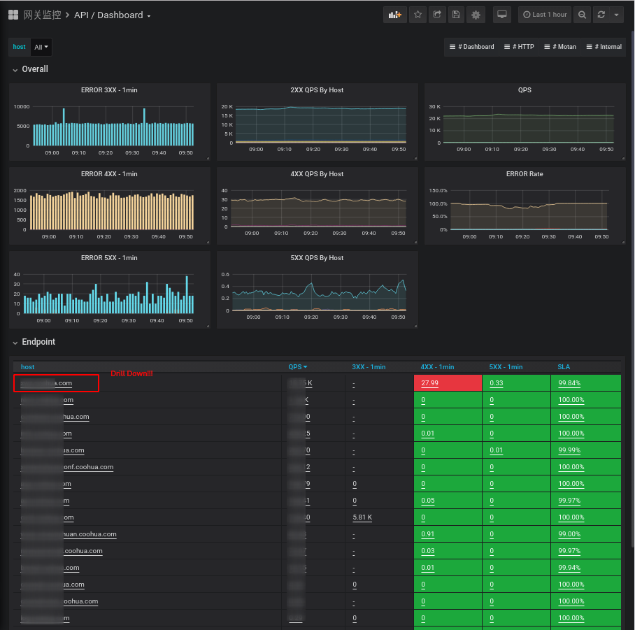
NGINX / API / Host
Nginx,OpenResty HTTP API performance monitoring based on Prometheus LUA library
related dashboards
- https://grafana.com/dashboards/10442
- https://grafana.com/dashboards/10443
- https://grafana.com/dashboards/10444
- https://grafana.com/dashboards/10445
please see a complete demo: https://github.com/zrbcool/prometheus-lua-nginx it can use following to ran a demo quickly
docker-compose up
Data source config
Collector config:
Upload an updated version of an exported dashboard.json file from Grafana
| Revision | Description | Created | |
|---|---|---|---|
| Download |
NGINX
Easily monitor NGINX, an open source software for web serving, reverse proxying, caching, load balancing, media streaming, and more, with Grafana Cloud's out-of-the-box monitoring solution.
Learn more