Kubernetes CodeNotary vcn Overview
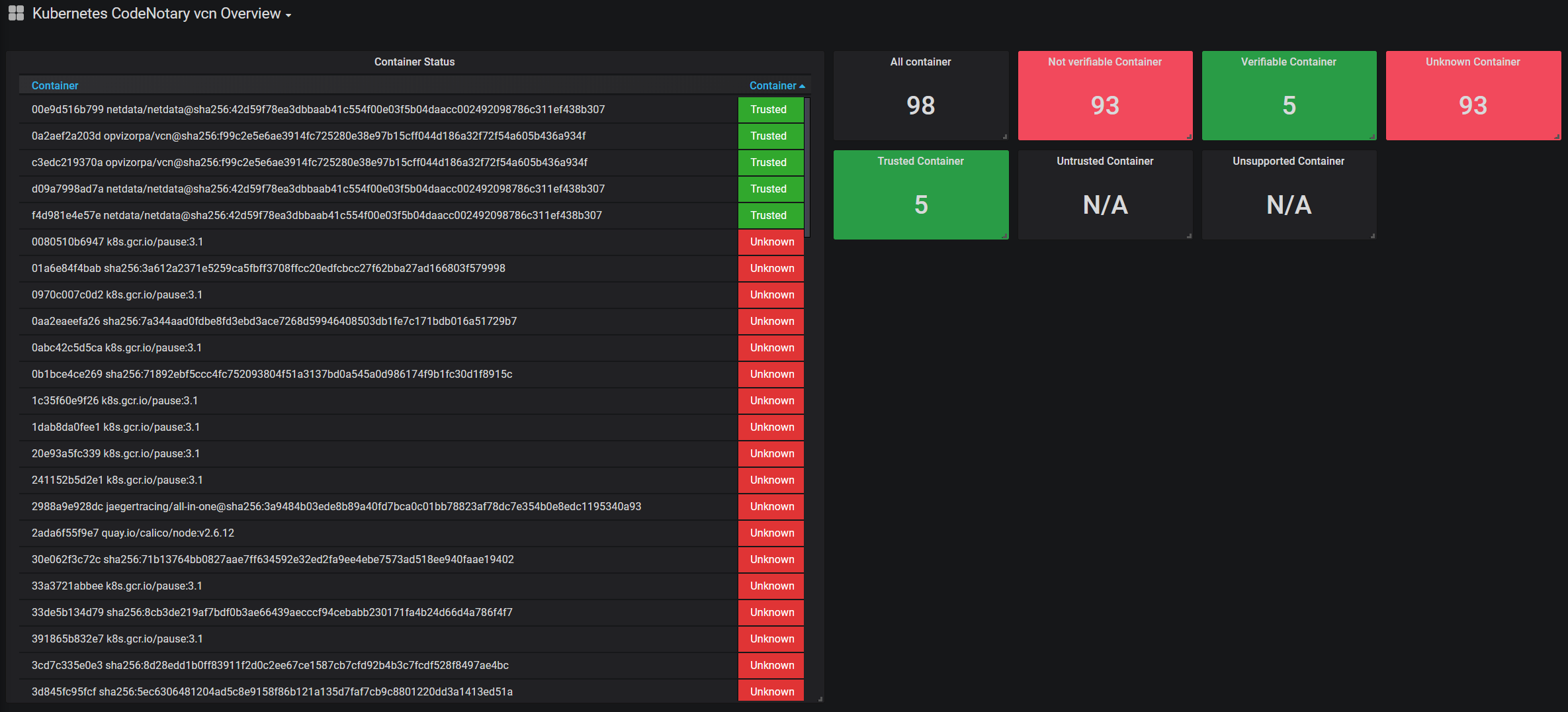
This dashboard shows the running Kubernetes (docker container platform) container verification status based on CodeNotary.io results.
CodeNotary.io is a blockchain-based verification and integrity platform for files, container images and any other digital asset. You can make sure that you only run internally trusted or 3rd party trusted container images in your environment.
This dashboard shows the running Kubernetes (docker container platform) container verification status based on CodeNotary.io results. The supported datasource is Prometheus and there is a open source project to get all up and running within minutes:
This tool is designed as a sidecar for your existing Kubernetes environment. All running containers are continuously checked via vcn for integrity. If a container fails the verification check, a customizable alert is triggered. There is a prometheus exporter out of the box and the kubernetes annotations are set in the daemonset.
Data source config
Collector config:
Upload an updated version of an exported dashboard.json file from Grafana
| Revision | Description | Created | |
|---|---|---|---|
| Download |
Kubernetes
Monitor your Kubernetes deployment with prebuilt visualizations that allow you to drill down from a high-level cluster overview to pod-specific details in minutes.
Learn more