Besu Overview
Provides an overview of Besu nodes
Besu Overview
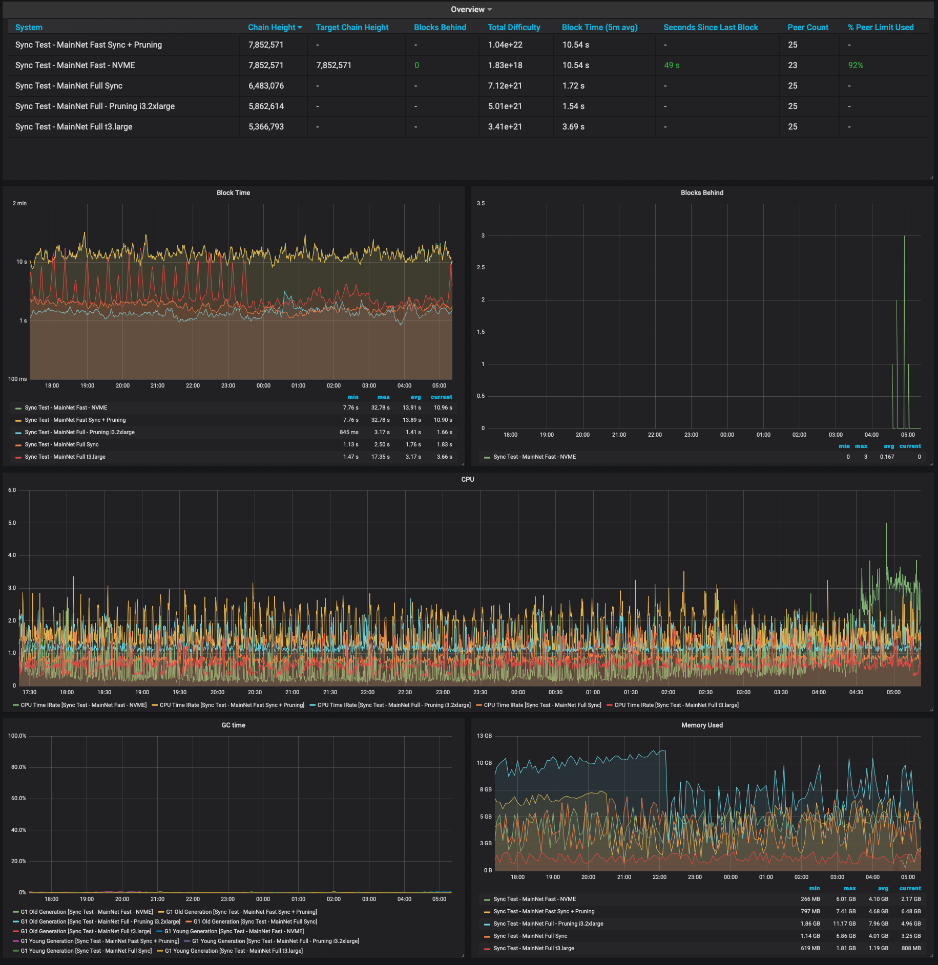
Provides a dashboard for monitoring a Besu Ethereum node. The required data is exported directly from Besu to a Prometheus data store. See the documentation on how to configure Besu and Prometheus.
The dashboard provides information on how well connected Besu is to the network, sync state, block import rate, along with CPU and memory usage statistics.
Data source config
Collector config:
Upload an updated version of an exported dashboard.json file from Grafana
| Revision | Description | Created | |
|---|---|---|---|
| Download |
