Rubrik Backup (Templated)
Templated dashboard for Prometheus rubrik-exporter
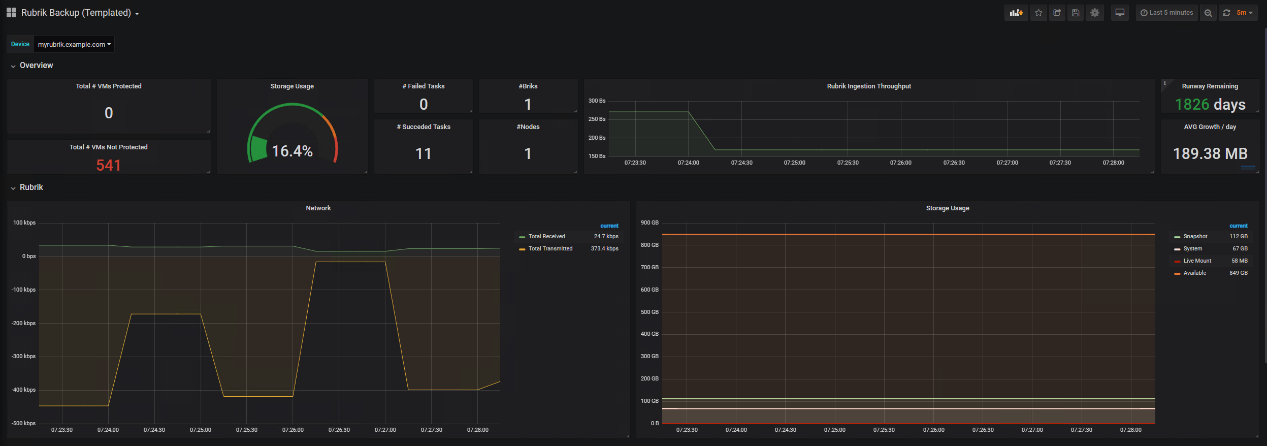
This is a dashboard with a templated variable that supports showing data from multiple rubrik instances. Based on https://grafana.com/dashboards/7805
Data source config
Collector type:
Collector plugins:
Collector config:
Revisions
Upload an updated version of an exported dashboard.json file from Grafana
| Revision | Description | Created | |
|---|---|---|---|
| Download |