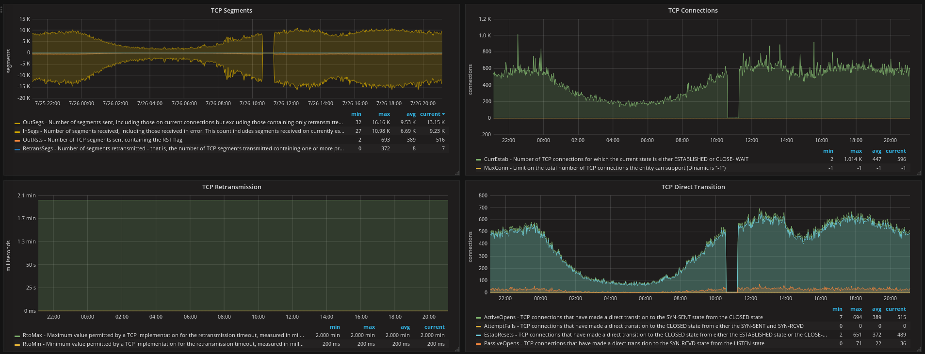
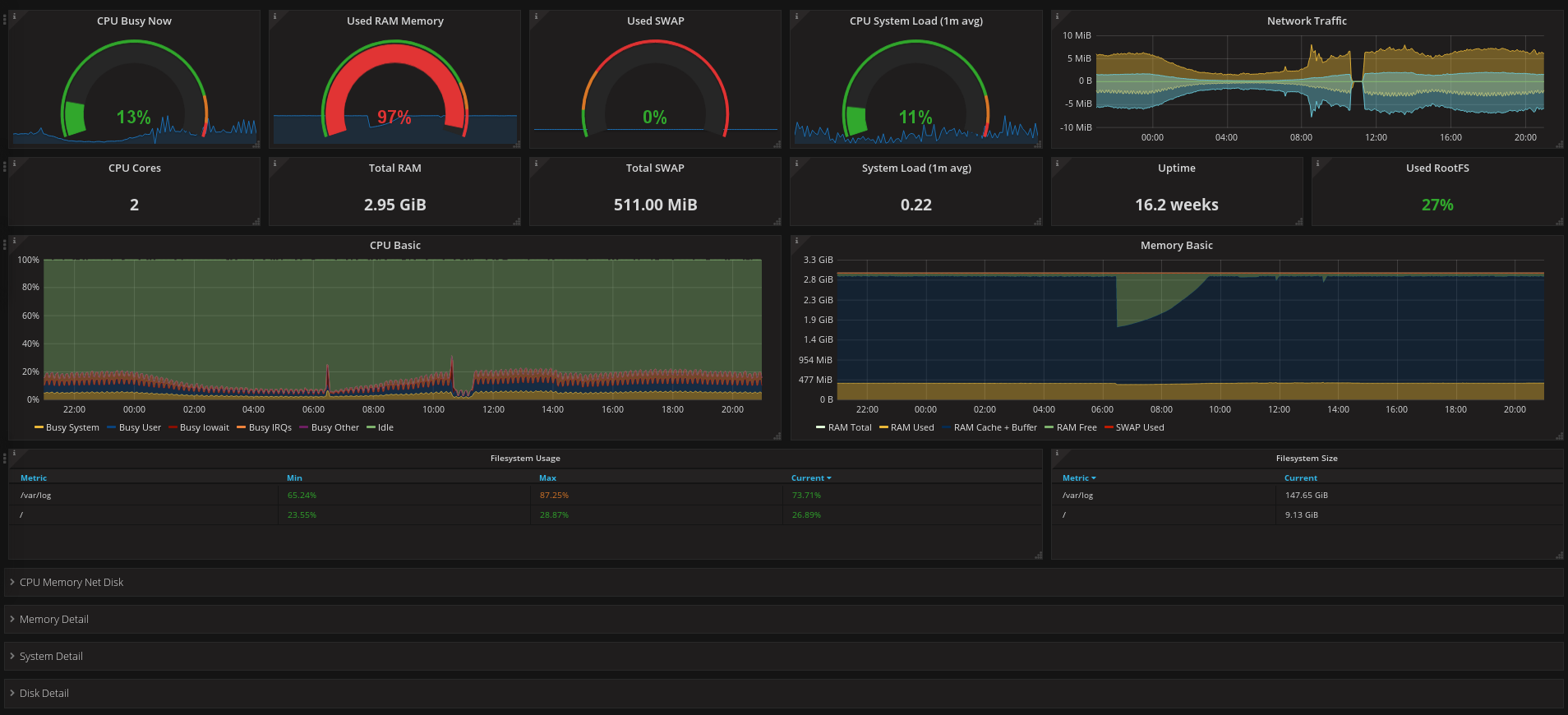
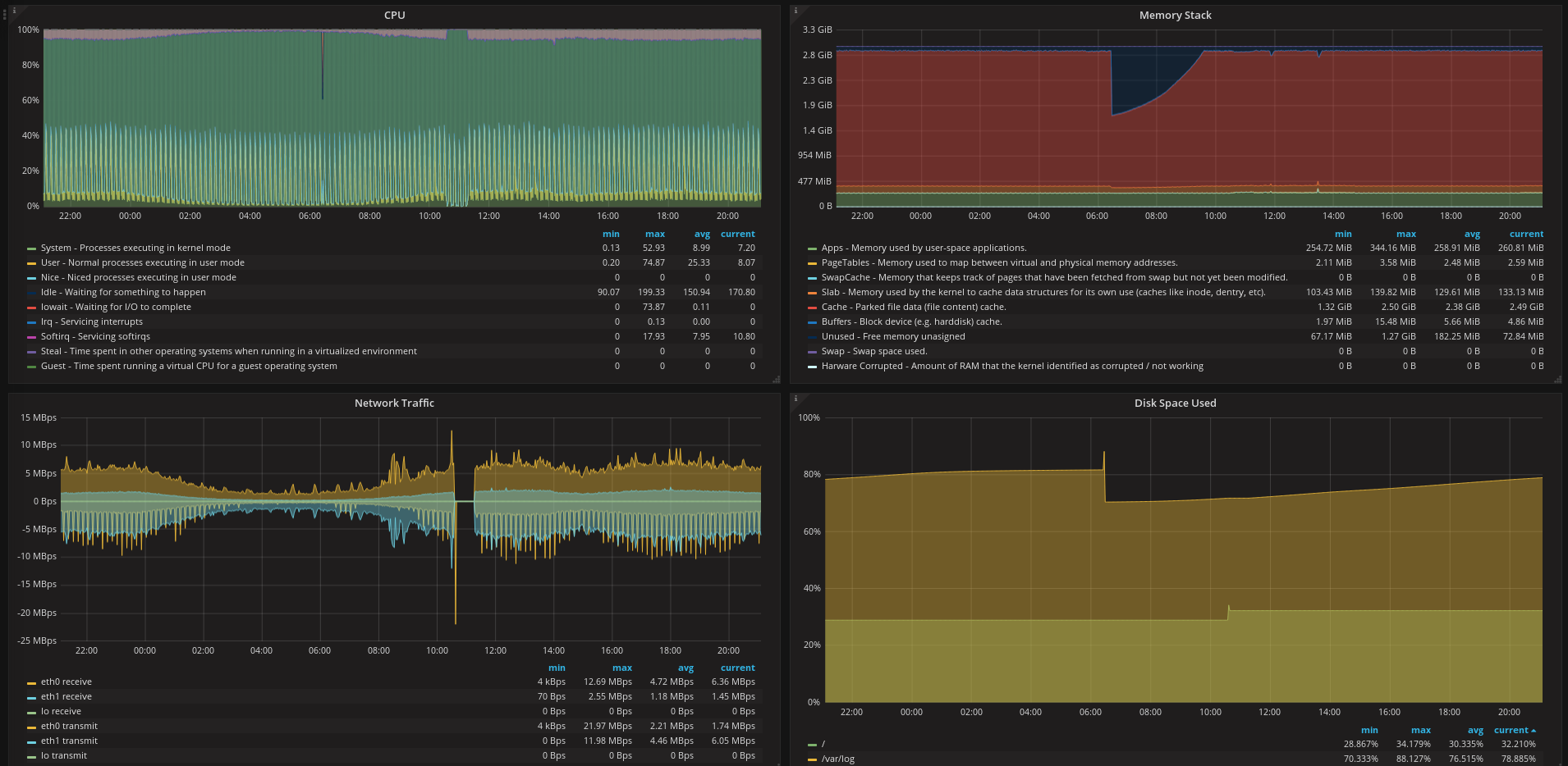
Node Exporter Full with Node Name
Fork dashboard https://grafana.com/dashboards/1860 Change list of host from instance(IP address) to hostname. So more readable.
Data source config
Collector config:
Upload an updated version of an exported dashboard.json file from Grafana
| Revision | Description | Created | |
|---|---|---|---|
| Download |
Linux Server
Monitor Linux with Grafana. Easily monitor your Linux deployment with Grafana Cloud's out-of-the-box monitoring solution.
Learn more